Apache Tomcat

The Apache Tomcat app is a unified logs and metrics app that helps you monitor the availability, performance, health and resource utilization of your Apache Tomcat servers. Preconfigured dashboards provide insight into visitor locations, traffic patterns, errors, resource utilization, garbage collection, web server operations and access from known malicious sources.
Collecting Logs and Metrics for Apache Tomcat
Before installing the Sumo Logic app, Apache Tomcat must be set up and configured to log events.
This section provides instructions for configuring log and metric collection for the Sumo Logic App for Apache Tomcat. Configuring log and metric collection for the Apache Tomcat App includes the following tasks.
Step 1: Configure Fields in Sumo Logic
Create the following Fields in Sumo Logic prior to configuring collection. This ensures that your logs and metrics are tagged with relevant metadata, which is required by the app dashboards. For information on setting up fields, see Sumo Logic Fields.
- Kubernetes environments
- Non-Kubernetes environments
If you're using Apache Tomcat in a Kubernetes environment, create the fields:
pod_labels_componentpod_labels_environmentpod_labels_webserver_systempod_labels_webserver_farm
If you're using Apache Tomcat in a non-Kubernetes environment, create the fields:
componentenvironmentwebserver_systemwebserver_farmpod
Step 2: Configure Collection for Apache Tomcat
- Kubernetes environments
- Non-Kubernetes environments
In Kubernetes environments, we use the Telegraf Operator, which is packaged with our Kubernetes collection. You can learn more about it here. The diagram below illustrates how data is collected from Apache Tomcat in a Kubernetes environment. Four services in the architecture shown below make up the metric collection pipeline: Telegraf, Prometheus, Fluentd, and FluentBit.

The first service in the pipeline is Telegraf. Telegraf collects metrics from Apache Tomcat. Note that we’re running Telegraf in each pod we want to collect metrics from as a sidecar deployment, for example, Telegraf runs in the same pod as the containers it monitors. Telegraf uses the Apache Tomcat and Jolokia2 input plugin to obtain metrics. (For simplicity, the diagram doesn’t show the input plugins.) The injection of the Telegraf sidecar container is done by the Telegraf Operator. We also have Fluentbit that collects logs written to standard out and forwards them to FluentD, which in turn sends all the logs and metrics data to a Sumo Logic HTTP Source.
Follow the below instructions to set up the metric collection:
- Configure Metrics Collection
- Setup Kubernetes Collection with the Telegraf operator
- Add annotations on your Apache Tomcat pods
- Configure Logs Collection 3. Configure logging in Apache Tomcat. 4. Add labels on your Apache Tomcat pods to capture logs from standard output. 5. Collecting Apache Tomcat Logs from a Log file.
Prerequisites
It’s assumed that you are using the latest helm chart version. If not, upgrade using the instructions here.
Step 1 Configure Metrics Collection
This section explains the steps to collect Apache Tomcat metrics from a Kubernetes environment.
In Kubernetes environments, we use the Telegraf Operator, which is packaged with our Kubernetes collection. You can learn more on this here. Follow the steps listed below to collect metrics from a Kubernetes environment:
- Set up Kubernetes Collection with the Telegraf Operator. Please ensure that you are monitoring your Kubernetes clusters with the Telegraf operator enabled. If you are not, then please follow these instructions to do so.
- Install jolokia on your Tomcat Pod to use the Jolokia Telegraf Input Plugin
- Download the latest version of the Jolokia war file from: https://jolokia.org/download.html.
- Rename the file from jolokia-war-X.X.X.war to jolokia.war
- Create a configMap jolokia from the binary file
kubectl create configmap jolokia --from-file=jolokia.jar - Create volume mount the jolokia.war file to ${TOMCAT_HOME}/webapps.
spec:
volumes:
- name: jolokia
configMap:
name: jolokia
containers:
- name: XYZ
image: XYZ
env:
- name: TOMCAT_OPTS
value: "-javaagent:/opt/jolokia/jolokia.jar=port=8778,host=0.0.0.0"
volumeMounts:
- mountPath: "/opt/jolokia"
name: jolokia
- Add jolokia as role in tomcat-users.xml
<tomcat-users>
<role rolename="manager-jmx"/>
<user name="admin" password="admin" roles="admin-gui,admin-script,manager-gui,manager-status,manager-script,manager-jmx"/>
</tomcat-users>
Verification Step: You can ssh to Tomcat pod and run following commands to make sure Telegraf (and Jolokia) is scraping metrics from your Tomcat Pod:
curl localhost:9273/metrics
- Add annotations on your Apache Tomcat pods. On your Apache Tomcat Pods, add the following annotations:
annotations:
telegraf.influxdata.com/class: sumologic-prometheus
prometheus.io/scrape: "true"
prometheus.io/port: "9273"
telegraf.influxdata.com/inputs: |+
[[inputs.tomcat]]
url = "http://127.0.0.1:8080/manager/status/all?XML=true"
username = "<username-CHANGME>"
password = "<password-CHANGME>"
[inputs.tomcat.tags]
environment="dev_CHANGEME"
component="webserver"
webserver_system="tomcat"
webserver_farm="tomcat_on_k8s_CHANGEME"
[[inputs.jolokia2_agent]]
name_prefix = "tomcat_jmx_"
urls = ["http://localhost:8088/jolokia"]
username = "username-CHANGME"
password = "password-CHANGME"
[inputs.jolokia2_agent.tags]
environment="dev_CHANGEME"
component="webserver"
webserver_system="tomcat"
webserver_farm="tomcat_on_k8s_CHANGEME"
### JVM Generic
[[inputs.jolokia2_agent.metric]]
name = "OperatingSystem"
mbean = "java.lang:type=OperatingSystem"
paths = ["ProcessCpuLoad","SystemLoadAverage","SystemCpuLoad","TotalPhysicalMemorySize","FreeSwapSpaceSize","TotalSwapSpaceSize","FreePhysicalMemorySize","AvailableProcessors"]
[[inputs.jolokia2_agent.metric]]
name = "jvm_runtime"
mbean = "java.lang:type=Runtime"
paths = ["Uptime"]
[[inputs.jolokia2_agent.metric]]
name = "jvm_memory"
mbean = "java.lang:type=Memory"
paths = ["HeapMemoryUsage", "NonHeapMemoryUsage", "ObjectPendingFinalizationCount"]
[[inputs.jolokia2_agent.metric]]
name = "jvm_garbage_collector"
mbean = "java.lang:name=*,type=GarbageCollector"
paths = ["CollectionTime", "CollectionCount"]
tag_keys = ["name"]
[[inputs.jolokia2_agent.metric]]
name = "jvm_memory_pool"
mbean = "java.lang:name=*,type=MemoryPool"
paths = ["Usage", "PeakUsage", "CollectionUsage"]
tag_keys = ["name"]
tag_prefix = "pool_"
[[inputs.jolokia2_agent.metric]]
name = "GlobalRequestProcessor"
mbean = "Catalina:name=*,type=GlobalRequestProcessor"
paths = ["requestCount","bytesReceived","bytesSent","processingTime","errorCount"]
tag_keys = ["name"]
[[inputs.jolokia2_agent.metric]]
name = "JspMonitor"
mbean = "Catalina:J2EEApplication=*,J2EEServer=*,WebModule=*,name=jsp,type=JspMonitor"
paths = ["jspReloadCount","jspCount","jspUnloadCount"]
tag_keys = ["J2EEApplication","J2EEServer","WebModule"]
[[inputs.jolokia2_agent.metric]]
name = "ThreadPool"
mbean = "Catalina:name=*,type=ThreadPool"
paths = ["maxThreads","currentThreadCount","currentThreadsBusy"]
tag_keys = ["name"]
[[inputs.jolokia2_agent.metric]]
name = "Servlet"
mbean = "Catalina:J2EEApplication=*,J2EEServer=*,WebModule=*,j2eeType=Servlet,name=*"
paths = ["processingTime","errorCount","requestCount"]
tag_keys = ["name","J2EEApplication","J2EEServer","WebModule"]
[[inputs.jolokia2_agent.metric]]
name = "Cache"
mbean = "Catalina:context=*,host=*,name=Cache,type=WebResourceRoot"
paths = ["hitCount","lookupCount"]
tag_keys = ["context","host"]
Enter in values for the following parameters (marked CHANGEME above):
telegraf.influxdata.com/inputs- This contains the required configuration for the Telegraf Tomcat Input plugin. Please refer to this doc for more information on configuring the Tomcat input plugin for Telegraf. Note: As telegraf will be run as a sidecar the host should always be localhost.In the input plugins section, which is
[[inputs.Tomcat]]:servers- The URL to the Tomcat server. This can be a comma-separated list to connect to multiple Tomcat servers. Please see this doc for more information on additional parameters for configuring the Tomcat input plugin for Telegraf.
In the tags section, which is
[inputs.Tomcat.tags]environment- This is the deployment environment where the Tomcat farm identified by the value ofserversresides. For example: dev, prod or qa. While this value is optional we highly recommend setting it.webserver_farm- Enter a name to identify this Tomcat farm. This farm name will be shown in the Sumo Logic dashboards.
In the input plugins section, which is
[[inputs.jolokia2_agent]]:urls- The URL to the tomcat server. This can be a comma-separated list to connect to multiple tomcat servers. Please see this doc for more information on additional parameters for configuring the Tomcat input plugin for Telegraf.
In the tags section, which is
[inputs.jolokia2_agent.tags]* `environment` - This is the deployment environment where the Tomcat farm identified by the value of servers resides. For example: dev, prod or qa. While this value is optional we highly recommend setting it.
* `webserver_farm` - Enter a name to identify this Tomcat farm. This farm name will be shown in the Sumo Logic dashboards.Here’s an explanation for additional values set by this configuration that we request you please do not modify as they will cause the Sumo Logic apps to not function correctly.
telegraf.influxdata.com/class: sumologic-prometheus- This instructs the Telegraf operator what output to use. This should not be changed.prometheus.io/scrape: "true"- This ensures our Prometheus will scrape the metrics.prometheus.io/port: "9273"- This tells prometheus what ports to scrape on. This should not be changed.telegraf.influxdata.com/inputsIn the tags section, which is [inputs.Tomcat.tags]
component: “webserver”- This value is used by Sumo Logic apps to identify application components.webserver_system: “tomcat”- This value identifies the web server system.
In the tags section, which is
[inputs.jolokia2_agent.tags]* `component: “webserver”` - This value is used by Sumo Logic apps to identify application components.
* `webserver_system: “tomcat”` - This value identifies the web server system.For all other parameters, see this doc for more parameters that can be configured in the Telegraf agent globally.
- Sumo Logic Kubernetes collection will automatically start collecting metrics from the pods having the labels and annotations defined in the previous step.
- Verify metrics in Sumo Logic.
Step 2 Configure Logs Collection
This section explains the steps to collect Apache Tomcat logs from a Kubernetes environment.
- (Recommended Method) Add labels on your Apache Tomcat pods to capture logs from standard output.
Follow the instructions below to capture Apache Tomcat logs from stdout on Kubernetes.
- Apply following labels to the Apache Tomcat pods:
environment: "prod_CHANGEME"
component: "webserver"
webserver_system: "tomcat"
webserver_farm: "tomcat_prod__CHANGEME"
Enter in values for the following parameters (marked CHANGEME in the snippet above):
environment- This is the deployment environment where the Tomcat farm identified by the value of servers resides. For example: dev, prod or qa. While this value is optional we highly recommend setting it.Webserver_farm- Enter a name to identify this Tomcat farm. This farm name will be shown in the Sumo Logic dashboards.Here’s an explanation for additional values set by this configuration that we request you please do not modify as they will cause the Sumo Logic apps to not function correctly.
component: “webserver”- This value is used by Sumo Logic apps to identify application components.webserver_system: “tomcat”- This value identifies the webserver system.For all other parameters, see this doc for more parameters that can be configured in the Telegraf agent globally.
- The Sumologic-Kubernetes-Collection will automatically capture the logs from stdout and will send the logs to Sumologic. For more information on deploying Sumologic-Kubernetes-Collection, visit here.
- Verify logs in Sumo Logic.
- (Optional) Collecting Apache Tomcat Logs from a Log File
Follow the steps below to capture Apache Tomcat logs from a log file on Kubernetes.
- Determine the location of the Apache Tomcat log file on Kubernetes. This can be determined from the Tomcat.conf for your Tomcat farm along with the mounts on the Tomcat pods.
- Install the Sumo Logic tailing sidecar operator.
- Add the following annotation in addition to the existing annotations.
annotations:
tailing-sidecar: sidecarconfig;<mount>:<path_of_Tomcat_log_file>/<Tomcat_log_file_name>
Example:
annotations:
tailing-sidecar: sidecarconfig;data:/opt/tomcat/logs/tomcat.log
- Make sure that the Tomcat pods are running and annotations are applied by using the command:
kubectl describe pod <Tomcat_pod_name>
Sumo Logic Kubernetes collection will automatically start collecting logs from the pods having the annotations defined above.
Verify logs in Sumo Logic.
Add an FER to normalize the fields in Kubernetes environments
Labels created in Kubernetes environments automatically are prefixed with pod_labels. To normalize these for our app to work, we need to create a Field Extraction Rule if not already created for WebServer Application Components. To do so:
- Go to Manage Data > Logs > Field Extraction Rules.
- Click the + Add button on the top right of the table.
- The Add Field Extraction Rule form will appear:
Enter the following options:
- Rule Name. Enter the name as App Observability - Webserver.
- Applied At. Choose Ingest Time
- Scope. Select Specific Data
- Scope: Enter the following keyword search expression:
pod_labels_environment=* pod_labels_component=webserver pod_labels_webserver_farm=* pod_labels_webserver_system=*
- Parse Expression.Enter the following parse expression:
if (!isEmpty(pod_labels_environment), pod_labels_environment, "") as environment
| pod_labels_component as component
| pod_labels_webserver_system as webserver_system
| pod_labels_webserver_farm as webserver_farm
- Click Save to create the rule.
We use the Telegraf operator for Apache Tomcat metric collection and Sumo Logic Installed Collector for collecting Apache Tomcat logs. The diagram below illustrates the components of the Apache Tomcat collection in a non-Kubernetes environment.

Telegraf runs on the same system as Apache Tomcat and uses the Apache Tomcat and Jolokia2 input plugin to obtain Apache Tomcat metrics, and the Sumo Logic output plugin to send the metrics to Sumo Logic. Logs from Apache Tomcat on the other hand are sent to a Sumo Logic Local File source.
This section provides instructions for configuring metrics collection for the Sumo Logic App for Apache Tomcat. Follow the below instructions to set up the metric collection:
- Configure Metrics Collection
- Configure a Hosted Collector
- Configure an HTTP Logs and Metrics Source
- Install Telegraf
- Download and setup Jolokia on each Apache Tomcat node
- Configure and start Telegraf
- Configure Logs Collection 6. Configure logging in Apache Tomcat 7. Configure Sumo Logic Installed Collector
Step 1 Configure Metrics Collection
Configure a Hosted Collector
To create a new Sumo Logic hosted collector, perform the steps in the Create a Hosted Collector section of the Sumo Logic documentation.
Configure an HTTP Logs and Metrics Source
Create a new HTTP Logs and Metrics Source in the hosted collector created above by following these instructions. Make a note of the HTTP Source URL.
Install Telegraf
Use the following steps to install Telegraf.
Download and setup Jolokia on each Apache Tomcat node
As part of collecting metrics data from Telegraf, we will use the Jolokia input plugin to get data from Telegraf and the Sumo Logic output plugin to send data to Sumo Logic.
- Download the latest version of the Jolokia JVM-Agent from Jolokia.
- Rename downloaded Jar file to jolokia.jar
- Save the file jolokia.jar on your apache tomcat server in ${TOMCAT_HOME}/webapps
- Configure Apache Tomcat to use Jolokia
- Add following to tomcat-users.xml \
\ - Start or Restart Apache Tomcat Service
- Verify the Jolokia agent installation by curl-ing this URL:
http://<tomcat_address>:<tomcat_port>/jolokia/version.
curl -v -u **username-CHANGEME**:**password-CHANGEME** "`http://APACHE_TOMCAT_SERVER_IP_ADDRESS:<TOMCAT_PORT>/jolokia/version`"
The result looks similar to this
{"request":{"type":"version"},"value":{"agent":"1.6.2","protocol":"7.2","config":{"listenForHttpService":"true","maxCollectionSize":"0","authIgnoreCerts":"false","agentId":"10.0.50.64-6867-1ed563ab-servlet","agentType":"servlet","policyLocation":"classpath:\/jolokia-access.xml","agentContext":"\/jolokia","mimeType":"text\/plain","discoveryEnabled":"false","streaming":"true","historyMaxEntries":"10","allowDnsReverseLookup":"true","maxObjects":"0","debug":"false","serializeException":"false","detectorOptions":"{}","dispatcherClasses":"org.jolokia.http.Jsr160ProxyNotEnabledByDefaultAnymoreDispatcher","maxDepth":"15","authMode":"basic","authMatch":"any","canonicalNaming":"true","allowErrorDetails":"true","realm":"jolokia","includeStackTrace":"true","useRestrictorService":"false","debugMaxEntries":"100"},"info":{"product":"tomcat","vendor":"Apache","version":"7.0.76"}},"timestamp":1625232354,"status":200}
Configure and start Telegraf
As part of collecting metrics data from Telegraf, we will use the Apache Tomcat input plugin and jolokia2 input plugin to get data from Telegraf and the Sumo Logic output plugin to send data to Sumo Logic.
Create or modify telegraf.conf and copy and paste the text below:
[[inputs.tomcat]]
url = "http://127.0.0.1:80/manager/status/all?XML=true"
username = "<username>"
password = "<password>"
[inputs.tomcat.tags]
environment="dev_CHANGEME"
component="webserver"
webserver_system="tomcat"
webserver_farm="tomcat_on_premise"
[[inputs.jolokia2_agent]]
name_prefix = "tomcat_jmx_"
urls = ["http://localhost:80/jolokia"]
username = "<username>"
password = "<password>"
[inputs.jolokia2_agent.tags]
environment="dev_CHANGEME"
component="webserver"
webserver_system="tomcat"
webserver_farm="tomcat_on_premise"
### JVM Generic
[[inputs.jolokia2_agent.metric]]
name = "OperatingSystem"
mbean = "java.lang:type=OperatingSystem"
paths = ["ProcessCpuLoad","SystemLoadAverage","SystemCpuLoad","TotalPhysicalMemorySize","FreeSwapSpaceSize","TotalSwapSpaceSize","FreePhysicalMemorySize","AvailableProcessors"]
[[inputs.jolokia2_agent.metric]]
name = "jvm_runtime"
mbean = "java.lang:type=Runtime"
paths = ["Uptime"]
[[inputs.jolokia2_agent.metric]]
name = "jvm_memory"
mbean = "java.lang:type=Memory"
paths = ["HeapMemoryUsage", "NonHeapMemoryUsage", "ObjectPendingFinalizationCount"]
[[inputs.jolokia2_agent.metric]]
name = "jvm_garbage_collector"
mbean = "java.lang:name=*,type=GarbageCollector"
paths = ["CollectionTime", "CollectionCount"]
tag_keys = ["name"]
[[inputs.jolokia2_agent.metric]]
name = "jvm_memory_pool"
mbean = "java.lang:name=*,type=MemoryPool"
paths = ["Usage", "PeakUsage", "CollectionUsage"]
tag_keys = ["name"]
tag_prefix = "pool_"
[[inputs.jolokia2_agent.metric]]
name = "GlobalRequestProcessor"
mbean = "Catalina:name=*,type=GlobalRequestProcessor"
paths = ["requestCount","bytesReceived","bytesSent","processingTime","errorCount"]
tag_keys = ["name"]
[[inputs.jolokia2_agent.metric]]
name = "JspMonitor"
mbean = "Catalina:J2EEApplication=*,J2EEServer=*,WebModule=*,name=jsp,type=JspMonitor"
paths = ["jspReloadCount","jspCount","jspUnloadCount"]
tag_keys = ["J2EEApplication","J2EEServer","WebModule"]
[[inputs.jolokia2_agent.metric]]
name = "ThreadPool"
mbean = "Catalina:name=*,type=ThreadPool"
paths = ["maxThreads","currentThreadCount","currentThreadsBusy"]
tag_keys = ["name"]
[[inputs.jolokia2_agent.metric]]
name = "Servlet"
mbean = "Catalina:J2EEApplication=*,J2EEServer=*,WebModule=*,j2eeType=Servlet,name=*"
paths = ["processingTime","errorCount","requestCount"]
tag_keys = ["name","J2EEApplication","J2EEServer","WebModule"]
[[inputs.jolokia2_agent.metric]]
name = "Cache"
mbean = "Catalina:context=*,host=*,name=Cache,type=WebResourceRoot"
paths = ["hitCount","lookupCount"]
tag_keys = ["context","host"]
[[outputs.sumologic]]
url = "<URL Created in Step 3>"
data_format = "prometheus"
For multiple instances of Tomcat on a single server, including multiple input sections of
[inputs.tomcat]]
url = "http://127.0.0.1:80/manager/status/all?XML=true"
username = "<username>"
password = "<password>"
[inputs.tomcat.tags]
environment="dev_CHANGEME"
component="webserver"
webserver_system="tomcat"
webserver_farm="tomcat_on_premise"
[[inputs.jolokia2_agent]]
name_prefix = "tomcat_jmx_"
urls = ["http://localhost:80/jolokia"]
username = "<username-CHANGEME>"
password = "<password-CHANGEME>"
[inputs.jolokia2_agent.tags]
environment="dev_CHANGEME"
component="webserver"
webserver_system="tomcat"
webserver_farm="tomcat_on_premise"
[[inputs.tomcat]]
url = "http://127.0.0.1:8080/manager/status/all?XML=true"
username = "<username>"
password = "<password>"
[inputs.tomcat.tags]
environment="dev_CHANGEME"
component="webserver"
webserver_system="tomcat"
webserver_farm="tomcat_on_premise"
[[inputs.jolokia2_agent]]
name_prefix = "tomcat_jmx_"
urls = ["http://localhost:8080/jolokia"]
username = "username-CHANGEME"
password = "password-CHANGEME"
[inputs.jolokia2_agent.tags]
environment="dev_CHANGEME"
component="webserver"
webserver_system="tomcat"
webserver_farm="tomcat_on_premise"
[[outputs.sumologic]]
url = "<URL Created in Step 3>"
data_format = "prometheus"
Please enter values for the following parameters (marked CHANGEME above):
- In the input plugins section, which is
[[inputs.tomcat]]:servers- The URL to the Tomcat server. This can be a comma-separated list to connect to multiple Tomcat servers. Please see this doc for more information on additional parameters for configuring the Tomcat input plugin for Telegraf.- In the tags section, which is
[inputs.tomcat.tags]environment- This is the deployment environment where the Tomcat farm identified by the value of servers resides. For example: dev, prod or qa. While this value is optional we highly recommend setting it.Webserver_farm- Enter a name to identify this Tomcat farm. This farm name will be shown in the Sumo Logic dashboards.
- In the input plugins section, which is
[[inputs.jolokia2_agent]]:servers- The URL to the Tomcat server. This can be a comma-separated list to connect to multiple Tomcat servers. Please see this doc for more information on additional parameters for configuring the Tomcat input plugin for Telegraf.- In the tags section, which is
[inputs.jolokia2_agent.tags]:environment- This is the deployment environment where the Tomcat farm identified by the value ofserversresides. For example: dev, prod or qa. While this value is optional we highly recommend setting it.webserver_farm- Enter a name to identify this Tomcat farm. This farm name will be shown in the Sumo Logic dashboards.
- In the output plugins section, which is
[[outputs.sumologic]]:url- This is the HTTP source URL created in step 3. Please see this doc for more information on additional parameters for configuring the Sumo Logic Telegraf output plugin.
Here’s an explanation for additional values set by this Telegraf configuration.
Do not modify the configuration, as it will cause the SumoLogic apps to not function correctly.
data_format - “prometheus”In the output plugins section, which is[[outputs.sumologic]]. Metrics are sent in the Prometheus format to Sumo LogicComponent: “webserver”- In the input plugins section, which are[[inputs.tomcat]]and[[inputs.jolokia2_agent]]- This value is used by Sumo Logic apps to identify application components.webserver_system: “tomcat”- In the input plugins sections.In other words, this value identifies the webserver system- For all other parameters, see this doc for more parameters that can be configured in the Telegraf agent globally.
Once you have finalized your telegraf.conf file, you can start or reload the telegraf service using instructions from the doc.
At this point, Tomcat metrics should start flowing into Sumo Logic.
Step 2 Configure Logs Collection
11
This section provides instructions for configuring log collection for Apache Tomcat running on a non-kubernetes environment for the Sumo Logic App for Apache Tomcat.
By default, Apache Tomcat logs are stored in a log file. Sumo Logic supports collecting logs via a local log file. Local log files can be collected via Installed collectors. An Installed collector will require you to allow outbound traffic to Sumo Logic endpoints for collection to work. For detailed requirements for Installed collectors, see this page.
Based on your infrastructure and networking setup choose one of these methods to collect Tomcat logs and follow the instructions below to set up log collection:
Configure logging in Apache Tomcat
Varnish supports logging via the following methods: local text log files
The Sumo Logic App for Apache Tomcat uses three types of logs
Tomcat Access logs \ Log format description: https://tomcat.apache.org/tomcat-8.0-doc/config/valve.html \ Recommended pattern used is pattern="common"
Tomcat Catalina.out logs \ Log format description: https://docs.oracle.com/javase/8/docs/api/java/util/logging/SimpleFormatter.html
Tomcat Garbage Collection (GC) logs \ Log format description: https://stackoverflow.com/questions/4468546/explanation-of-tomcat-gc-log-statements
Configure Tomcat to log to a Local file. By default, Tomcat logs are stored in /usr/share/tomcat/logs/ The default directory for log files is listed in the /usr/share/tomcat/conf/logging.properties file. Logs from the Tomcat log file can be collected via a Sumo Logic Installed collector and a Local File Source as explained in the next section.
Configuring a Collector. To collect logs directly from the Tomcat machine, configure an Installed Collector.
Configuring a Source. To add a Local File Source source for Apache Tomcat do the following** To collect logs directly from your Tomcat machine, use an Installed Collector and a Local File Source.
Add a Local File Source.
Configure the Local File Source fields as follows:
Name. (Required)
Description. (Optional)
File Path (Required). Enter the path to your error.log or access.log. The files are typically located in /usr/share/tomcat/logs/*. If you're using a customized path, check the Tomcat.conf file for this information.
Source Host. Sumo Logic uses the hostname assigned by the OS unless you enter a different host name
Source Category. Enter any string to tag the output collected from this Source, such as Tomcat/Logs. (The Source Category metadata field is a fundamental building block to organize and label Sources. For details see Best Practices.)
**Fields. **Set the following fields:component = websystem
webserver_system = tomcat
webserver_farm = <Your_Tomcat_Farm_Name>
environment = <Environment_Name>, such as Dev, QA or Prod.
- Configure the Advanced section:
- Enable Timestamp Parsing. Select Extract timestamp information from log file entries.
- Time Zone. Choose the option, Ignore time zone from log file and instead use, and then select your Tomcat Server’s time zone.
- Timestamp Format. The timestamp format is automatically detected. Encoding. Select** **UTF-8 (Default).
- Enable Multiline Processing. Detect messages spanning multiple lines
- Infer Boundaries - Detect message boundaries automatically
- Click Save.
At this point, Tomcat logs should start flowing into Sumo Logic.
This section has instructions for installing Sumo Logic Monitors for Apache Tomcat, the app and descriptions of each of the app dashboards.
Installing Apache Tomcat Monitors
Sumo Logic has provided pre-packaged alerts available through Sumo Logic monitors to help you proactively determine if an Apache Tomcat webserver farm is available and performing as expected. These monitors are based on metric and log data and include pre-set thresholds that reflect industry best practices and recommendations. For more information about individual alerts, see Apache Tomcat Alerts.
To install these monitors, you must have the Manage Monitors role capability.
You can install monitors by importing a JSON file or using a Terraform script.
Use this dashboard to:mits to how many alerts can be enabled. For more information, see Monitors for details.
Method A: Importing a JSON file
- Download the JSON file that describes the monitors.
- The JSON contains the alerts that are based on Sumo Logic searches that do not have any scope filters, and therefore will be applicable to all Apache Tomcat webserver farms, the data for which has been collected via the instructions in the previous sections.
However, if you would like to restrict these alerts to specific clusters or environments, update the JSON file by replacing the text webserver_farm= with <Your Custom Filter>.
Custom filter examples:
For alerts applicable only to a specific webserver farm, your custom filter would be:
webserver_farm=dev-tomcat-01For alerts applicable to all webserver farms that start with tomcat-prod, your custom filter would be:
webserver_farm=tomcat-prod*For alerts applicable to a specific webserver farm, within a production environment, your custom filter would be:
webserver_farm=dev-tomcat-01 AND environment=prod. This assumes you have set the optional environment tag while configuring collection.Go to Manage Data > Alerts > Monitors.
Click Add.
Click Import.
On the Import Content popup, enter Apache Tomcat in the Name field, paste in the JSON into the popup, and click Import.
The monitors are created in a "Apache Tomcat" folder. The monitors are disabled by default. See the Monitors topic for information about enabling monitors and configuring notifications or connections.
Method B: Using a Terraform script
Step 1: Generate a Sumo Logic access key and ID
Generate an access key and access ID for a user that has the Manage Monitors role capability. For instructions see Access Keys.
Step 2: Download and install Terraform
Download Terraform 0.13 or later, and install it.
Step 3: Download the Sumo Logic Terraform package for Apache Tomcat monitors
The alerts package is available in the Sumo Logic github repository. You can either download it using the git clone command or as a zip file.
Step 4: Alert Configuration
After extracting the package , navigate to the terraform-sumologic-sumo-logic-monitor/monitor_packages/ApacheTomcat/ directory.
Edit the ApacheTomcat.auto.tfvars file and add the Sumo Logic Access Key and Access ID from Step 1 and your Sumo Logic deployment. If you're not sure of your deployment, see Sumo Logic Endpoints and Firewall Security.
access_id = "<SUMOLOGIC ACCESS ID>"
access_key = "<SUMOLOGIC ACCESS KEY>"
environment = "<SUMOLOGIC DEPLOYMENT>"
The Terraform script installs the alerts without any scope filters, if you would like to restrict the alerts to specific clusters or environments, update the apachetomcat_data_source variable. For example:
| To configure alerts for: | Set apachetomcat_data_source to something like: |
| A specific webserver farm | webserver_farm=tomcat.prod.01 |
| All clusters in an environment | environment=prod |
| Multiple webserver farms using a wildcard | webserver_farm=tomcat-prod* |
| A specific webserver farms within a specific environment | webserver_farm=tomcat-1 and environment=prodThis assumes you have configured and applied Fields as described in Step 1: Configure Fields of the Sumo Logic of the Collect Logs and Metrics for Apache Tomcat topic. |
All monitors are disabled by default on installation. To enable all of the monitors, set the monitors_disabled parameter to false.
By default, the monitors will be located in a "Apache Tomcat" folder on the Monitors page. To change the name of the folder, update the monitor folder name in the folder variable in the ApacheTomcat.auto.tfvars file.
If you want the alerts to send email or connection notifications, follow the instructions in the next section.
Step 5: Email and Connection Notification Configuration Examples
Edit the ApacheTomcat_notifications.auto.tfvars file to populate the connection_notifications and email_notifications sections. Examples are provided below.
In the variable definition below, replace <CONNECTION_ID> with the connection ID of the Webhook connection. You can obtain the Webhook connection ID by calling the Monitors API.
For information about overriding the payload for different connection types, see Set Up Webhook Connections.
connection_notifications = [
{
connection_type = "PagerDuty",
connection_id = "<CONNECTION_ID>",
payload_override = "{\"service_key\": \"your_pagerduty_api_integration_key\",\"event_type\": \"trigger\",\"description\": \"Alert: Triggered {{TriggerType}} for Monitor {{Name}}\",\"client\": \"Sumo Logic\",\"client_url\": \"{{QueryUrl}}\"}",
run_for_trigger_types = ["Critical", "ResolvedCritical"]
},
{
connection_type = "Webhook",
connection_id = "<CONNECTION_ID>",
payload_override = "",
run_for_trigger_types = ["Critical", "ResolvedCritical"]
}
]
email_notifications = [
{
connection_type = "Email",
recipients = ["abc@example.com"],
subject = "Monitor Alert: {{TriggerType}} on {{Name}}",
time_zone = "PST",
message_body = "Triggered {{TriggerType}} Alert on {{Name}}: {{QueryURL}}",
run_for_trigger_types = ["Critical", "ResolvedCritical"]
}
]
Step 6: Install Monitors
- Navigate to the terraform-sumologic-sumo-logic-monitor/monitor_packages/ApacheTomcat/ directory and run terraform init. This will initialize Terraform and download the required components.
- Run terraform plan to view the monitors that Terraform will create or modify.
- Run terraform apply.
This section demonstrates how to install the Apache Tomcat App.
Installing the Apache Tomcat App
The Sumo Logic App for Apache Tomcat provides pre-configured Dashboards for Access, Catalina.out, and Garbage Collection logs.
Locate and install the app you need from the App Catalog. If you want to see a preview of the dashboards included with the app before installing, click Preview Dashboards.
- From the App Catalog, search for and select the app.
- Select the version of the service you're using and click Add to Library.
Version selection is applicable only to a few apps currently. For more information, see the Install the Apps from the Library.
- To install the app, complete the following fields.
- App Name. You can retain the existing name, or enter a name of your choice for the app.
- Data Source.
- Choose Enter a Custom Data Filter, and enter a custom filter for Apache Tomcat webserver farm. Examples:
- For all Apache Tomcat webserver farms webserver_farm=*
- For a specific webserver farms: webserver_farm=tomcat.dev.01.
- Clusters within a specific environment:
webserver_farm=tomcat-1 and environment=prod(This assumes you have set the optional environment tag while configuring collection)
- Advanced. Select the Location in Library (the default is the Personal folder in the library), or click New Folder to add a new folder.
- Click Add to Library.
Once an app is installed, it will appear in your Personal folder, or other folder that you specified. From here, you can share it with your organization.
Panels will start to fill automatically. It's important to note that each panel slowly fills with data matching the time range query and received since the panel was created. Results won't immediately be available, but with a bit of time, you'll see full graphs and maps.
Viewing Apache Tomcat Dashboards
Template variables provide dynamic dashboards that can rescope data on the fly. As you apply variables to troubleshoot through your dashboard, you view dynamic changes to the data for a quicker resolution to the root cause. You can use template variables to drill down and examine the data on a granular level. For more information, see Filter with template variables.
Overview
The Apache Tomcat - Overview Dashboard provides a high-level view of the activity and health of Tomcat servers on your network. Dashboard panels display visual graphs and detailed information on visitor geographic locations, traffic volume and distribution, responses over time, as well as time comparisons for visitor locations and CPU, Memory.
Use this dashboard to:
- Analyze CPU, Memory and disk utilization.
- Analyze http request about status code
- Gain insights into Network traffic for your Tomcat server.
- Gain insights into originated traffic location by region. This can help you allocate computer resources to different regions according to their needs.
- Gain insights into Client, Server Responses on Tomcat Server. This helps you identify errors in Tomcat Server.

Visitor Locations
The Apache Tomcat - Visitor Locations Dashboard provides a high-level view of Tomcat visitor geographic locations both worldwide and in the United States. Dashboard panels also show graphic trends for visits by country over time and visits by US region over time.
- Worldwide. Uses a geo lookup operation to display worldwide visitor locations by IP address on a map of the world, which allows you to see a count of hits per location for the last 24 hours.
- Visits by Country Over Time. Displays the number of visitors by country in a stacked column chart on a timeline for the last hour.
- United States. Uses a geo lookup operation to display US visitor locations by IP address on a map of the world, which allows you to see a count of hits per location for the last 24 hours.
- Visits by US State Over Time. Displays the number of US visitors by state in a stacked column chart on a timeline for the last hour.

Visitor Traffic Insight
The Apache Tomcat - Visitor Traffic Insight Dashboard provides detailed information on the top documents accessed, top referrers, top search terms from popular search engines, and the media types served.
Bytes Served. Displays bytes served in a single chart on a timeline for the last 60 minutes.
HTTP Methods. Shows the number of method over time in a pie chart on a timeline for the last 60 minutes.
Top 5 url. Provides a list of the top 5 URL being accessed by your visitors in a bar chart for the 60 minutes.
Media Types Served. Displays a list of file types being served in a pie chart for the 60 minutes.
Top 5 Referrers. Shows a list of the top 5 referring websites by URL in a bar chart for the 60 minutes.
Top 10 Search Terms from Popular Search Engines. Displays a list of the top 10 search terms and their count from search engines such as Google, Bing, and Yahoo in an aggregation table for the past hour.

Web Server Operations
The Apache Tomcat - Web Server Operations Dashboard provides a high-level view combined with detailed information on the top ten bots, geographic locations and data for clients with high error rates, server errors over time, and non 200 response code status codes. Dashboard panels also show information on server error logs, error log levels, error responses by server, and the top URIs responsible for 404 responses.
Non 200 Response Status Codes. Displays the number of non-200 response status codes in a bar chart for the past hour.
Client Locations - 4xx Errors. Uses a geo lookup operation to display the location of clients with 4xx errors by IP address on a map of the world, which allows you to see a count of hits per location for the last hour.
Server Errors Over Time. Provides information on the type and number of server errors in a column chart on a line chart for the past hour.
Error Responses by Server. Shows error responses and their distribution by server in a line chart for the past hour.
Top 5 Clients Cause 4xx Errors. Displays a list of the top 5 clients that have 4xx errors in a bar chart for the past hour.
Top 5 URIs Causing 404 Responses. Provides a list of the top 5 URIs with 404 response types in a pie chart for the past hour.

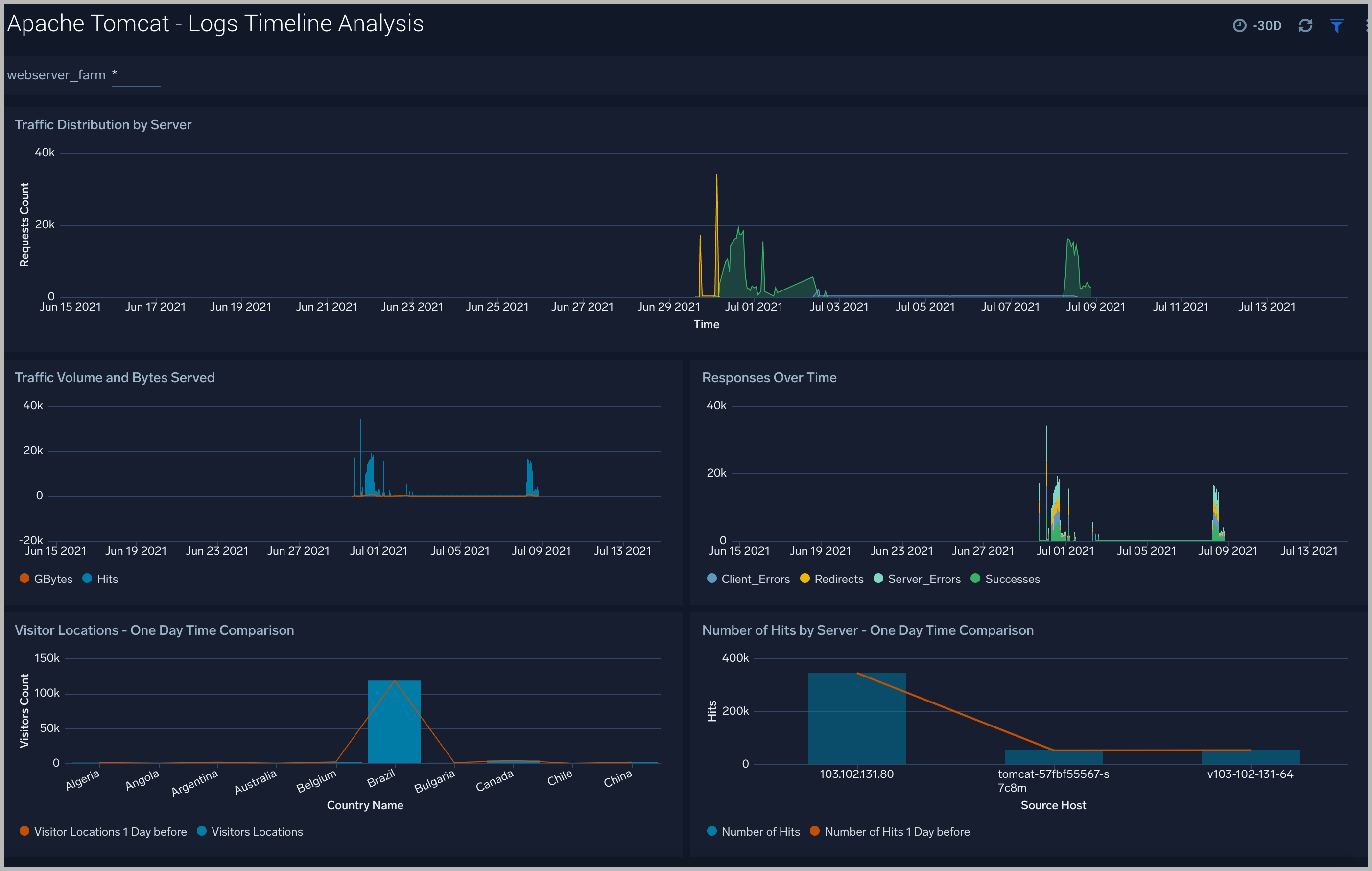
Logs Timeline Analysis
The Apache Tomcat - Logs Timeline Analysis dashboard provides a high-level view of the activity and health of Apache Tomcat servers on your network. Dashboard panels display visual graphs and detailed information on traffic volume and distribution, responses over time, as well as time comparisons for visitor locations and server hits.
Use this dashboard to:
- To understand the traffic distribution across servers, provide insights for resource planning by analyzing data volume and bytes served.
- Gain insights into originated traffic location by region. This can help you allocate compute resources to different regions according to their needs.

Outlier Analysis
The Apache Tomcat - Outlier Analysis dashboard provides a high-level view of Apache Tomcat server outlier metrics for bytes served, number of visitors, and server errors. You can select the time interval over which outliers are aggregated, then hover the cursor over the graph to display detailed information for that point in time.
Use this dashboard to:
- Detect outliers in your infrastructure with Sumo Logic’s machine learning algorithm.
- To identify outliers in incoming traffic and the number of errors encountered by your servers.

Catalina Overview
The Apache Tomcat - Catalina dashboard provides information about events such as the startup and shutdown of the Apache Tomcat application server, the deployment of new applications, or the failure of one or more subsystems.
Log Levels. Displays log levels types (Info, Severe, and Warning) in a pie chart for the last 24 hours.
Non-INFO Errors. Shows the number and type of errors (Severe or Warning) in a stacked column chart on a timeline for the last 24 hours.
Component Errors. Provides information on errors by component in a pie chart for the last 24 hours.
Errors by Component. Displays Info level errors by component in a stacked column chart on a timeline for the last 24 hours.
Top 10 Recent Exceptions. Shows the top 10 most recent exceptions in an aggregation table with columns for time, log level, message, method, source file, and thrown for the last 24 hours.
Exceptions. Provides the number of exceptions in a column chart on a timeline for the last seven days.
Average Server Startup Time. Displays the average server startup time per second by day as a column chart on a timeline for the last seven days.
Server State Events Over Time. Shows server state events (shutdown or startup) in a stacked column chart on a timeline for the last seven days.

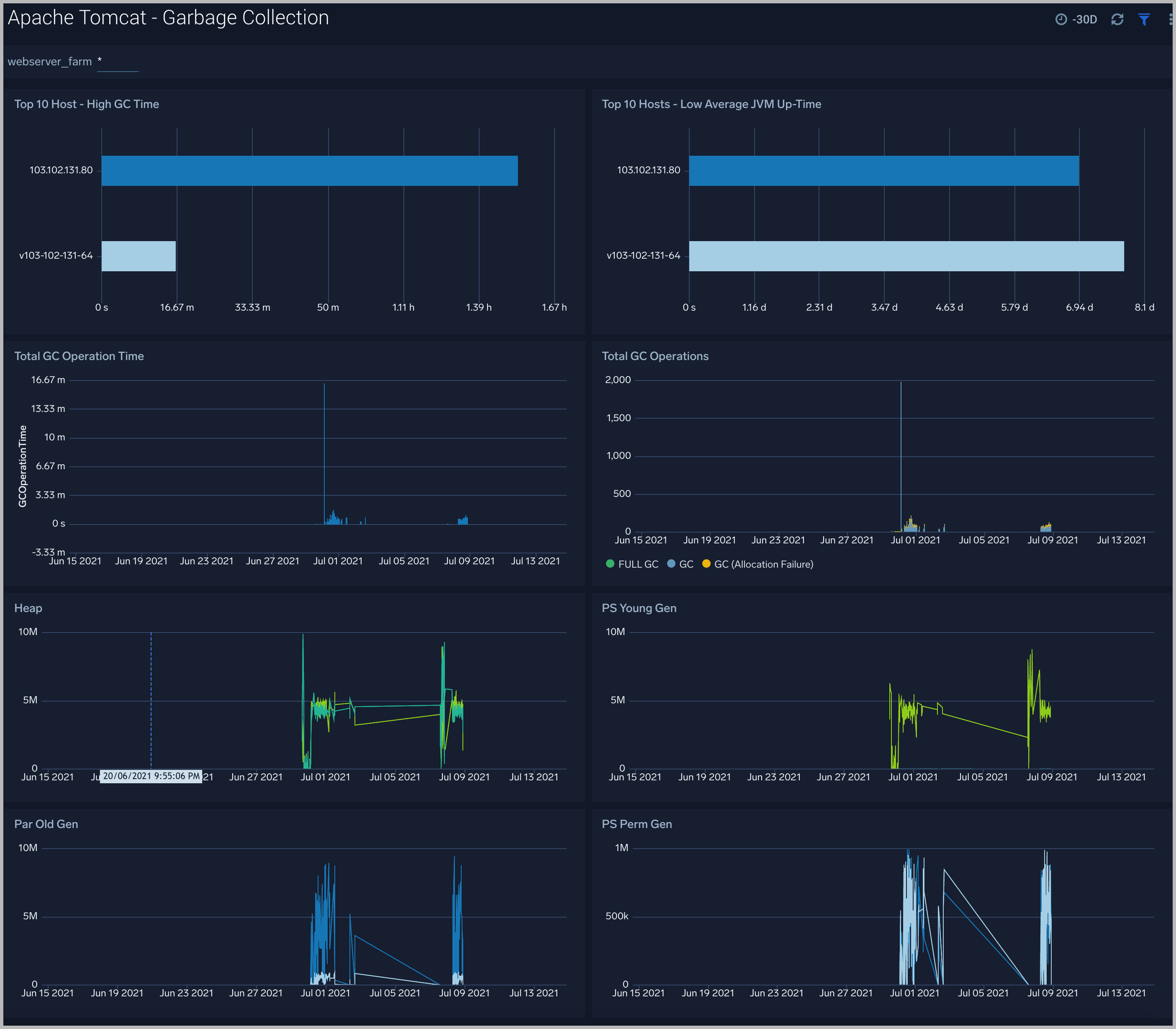
Garbage Collection
The Apache Tomcat - Garbage Collector dashboard provides information on the garbage collection of the Java Virtual Machine.
Top 10 Host - High GC Time. Displays the top 10 hosts with high garbage collection operation time as a bar chart for the last 12 hours.
Top 10 Hosts - Low Average JVM Up-Time. Shows the top 10 hosts by low average JVM up-time as a bar chart for the last 12 hours.
Total GC Operation Time. Provides the total garbage collection operation time by timeslices of 15 minutes in a column chart on a timeline for the last 12 hours.
Total GC Operations. Displays the total number of times Full-GC and Minor-GC collection processes are executed in timeslices of 15 minutes on in a stacked column chart on a timeline for the past 12 hours.
Heap. Shows the total heap memory utilization just before garbage collection was executed vs. total heap memory utilization after garbage collection was executed, in a line chart on a timeline for the last 12 hours.
PS Young Gen. PS Young Gen also refers to “New Space,” which is comprised of of Eden-Space and two Survivor-Spaces of identical size, usually called From and To. This panel shows Young Gen memory utilization just before garbage collection was executed vs. Young Gen memory utilization after garbage collection was executed. This part of the heap always gets garbage collected.
Par Old Gen. Par Old Gen is also referred as “Tenured Space”. This panel shows Old Gen memory utilization just before garbage collection was executed vs. Old Gen memory utilization after garbage collection was executed.
PS Perm Gen. PS Perm Gen is also referred as “Permanent Space”. This panel shows Perm Gen memory utilization just before garbage collection was executed vs. Perm Gen memory utilization after garbage collection was executed.

Threat intel
The Apache Tomcat - Threat Intel dashboard provides an at-a-glance view of threats to Apache Tomcat servers on your network. Dashboard panels display the threat count over a selected time period, geographic locations where threats occurred, source breakdown, actors responsible for threats, severity, and a correlation of IP addresses, method, and status code of threats.
Use this dashboard to:
- To gain insights and understand threats in incoming traffic and discover potential IOCs. Incoming traffic requests are analyzed using the Sumo - Crowdstrikes threat feed.

Connectors
Apache Tomcat - Connector dashboard provides analyze receive requests, pass them to the correct web application, and send back the results through the Connector as dynamically generated content.

Memory
Apache Tomcat - Memory dashboard provides a memory of your Apache Tomcat instance. Use this dashboard to understand detail Memory of your Apache Tomcat (s) deployed in your farm. This dashboard also provides login activities
Use this dashboard to:
- Analyze Heap memory
- Analyze percent memory used

MemoryPool
Apache Tomcat - MemoryPool dashboard provides a memory of your JMX Apache Tomcat instance. Use this dashboard to understand detail Heap Memory of your JMX Apache Tomcat (s) deployed in your farm.

To help determine if the Apache Tomcat server is available and performing well, the Sumo Logic monitors are provided with out-of-box alerts.
Apache Tomcat Alerts
The alerts are built based on metrics datasets and have preset thresholds.
| Alert Name | Alert Description | Alert Condition | Recover Condition |
| Apache Tomcat - Access from Highly Malicious Sources | This alert fires when a Tomcat is accessed from highly malicious IP addresses. | > 0 | < = 0 |
| Apache Tomcat - High Client (HTTP 4xx) Error Rate | This alert fires when there are too many HTTP requests (>5%) with a response status of 4xx. | > 0 | 0 |
| Apache Tomcat - High Server (HTTP 5xx) Error Rate | This alert fires when there are too many HTTP requests (>5%) with a response status of 5xx. | > 0 | 0 |
| Apache Tomcat - High Memory Usage | This alert fires when the memory usage is more than 80 %. | > 80 % | < =80% |
| Apache Tomcat - Error | This alert fires when error count is greater than 0. | > 0 | 0 |