count Metrics Operator
count
Counts the total number of time series that match the query. If grouping is specified, it counts the total number for each group.
count syntax
count [by FIELD [, FIELD, ...]]
```
## count examples
### Count of time series for a metric
This query returns the number of time series for the `size` metric.
```sql
metric=size | count
Count of time series for a metric by IP address
This query returns the number of time series for the size metric by src_ip.
metric=size | count by src_ip
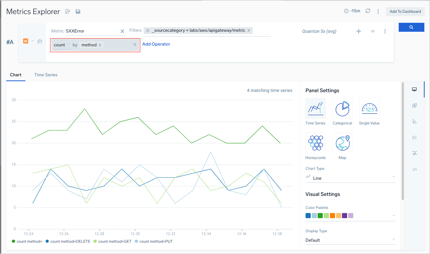
Count of 4xx errors by method
This example shows a query in the Metrics Explorer in basic mode. In advanced mode, the query would look like:
metric=4XXError | count by method
In this query, we're searching for how many 4xx errors occurred by different methods, for example GET, PUT, DELETE, and so on.
