Elasticsearch - Classic Collector

The Elasticsearch app is a unified logs and metrics app that helps you monitor the availability, performance, health, and resource utilization of your Elasticsearch clusters. Preconfigured dashboards provide insight into cluster health, resource utilization, sharding, garbage collection, and search, index, and cache performance.
Sample Log Messages
- Kubernetes environments
- Non-Kubernetes environments
{
"type":"server",
"timestamp":"2021-07-12T05:12:07,101+0000",
"level":"WARN",
"component":"o.e.c.NodeConnectionsService",
"cluster.name":"elasticsearch",
"node.name":"elasticsearch-master-0",
"cluster.uuid":"pQ372ZkIQiaHkSVp6hlxZw",
"node.id":"7PdqQlHYRjqbzClkTeoVdA",
"message":"failed to connect to {elasticsearch-master-1}{OfUoMAwoRoKr2sAlYAYuEA}{RnYfI0DUT9uqtF4h5aVDQg}{10.42.1.143}{10.42.1.143:9300}{dim}{ml.machine_memory=2147483648, ml.max_open_jobs=20, xpack.installed=true} (tried [1] times)"
}
{
"type":"server",
"timestamp":"2021-07-12T11:42:25,862+07:00",
"level":"INFO",
"component":"o.e.x.s.a.s.FileRolesStore",
"cluster.name":"elasticsearch",
"node.name":"v103-157-218-134.3stech.vn",
"message":"parsed [0] roles from file [/etc/elasticsearch/roles.yml]"
}
Collecting Logs and Metrics for the Elasticsearch app
Configuring log and metric collection for the Elasticsearch App includes the following tasks.
Step 1: Configure Fields in Sumo Logic
Create the following Fields in Sumo Logic before configuring the collection. This ensures that your logs and metrics are tagged with relevant metadata required by the app dashboards. For information on setting up fields, see Sumo Logic Fields.
- Kubernetes environments
- Non-Kubernetes environments
If you're using Elasticsearch in a Kubernetes environment, create the fields:
pod_labels_componentpod_labels_environmentpod_labels_db_systempod_labels_db_cluster
If you're using Elasticsearch in a non-Kubernetes environment, create the fields:
componentenvironmentdb_systemdb_clusterpod
Step 2: Configure Collection for Elasticsearch
- Kubernetes environments
- Non-Kubernetes environments
In Kubernetes environments, we use the Telegraf Operator, which is packaged with our Kubernetes collection. You can learn more about it here. The diagram below illustrates how data is collected from Elasticsearch in a Kubernetes environment. Four services in the architecture shown below make up the metric collection pipeline: Telegraf, Telegraf Operator, Prometheus, and Sumo Logic Distribution for OpenTelemetry Collector.

The first service in the metrics pipeline is Telegraf. Telegraf collects metrics from Elasticsearch. Note that we’re running Telegraf in each pod we want to collect metrics from as a sidecar deployment, for example, Telegraf runs in the same pod as the containers it monitors. Telegraf uses the Elasticsearch input plugin to obtain metrics. For simplicity, the diagram doesn’t show the input plugins. The injection of the Telegraf sidecar container is done by the Telegraf Operator. Prometheus pulls metrics from Telegraf and sends them to Sumo Logic Distribution for OpenTelemetry Collector which enriches metadata and sends metrics to Sumo Logic.
In the logs pipeline, Sumo Logic Distribution for OpenTelemetry Collector collects logs written to standard out and forwards them to another instance of Sumo Logic Distribution for OpenTelemetry Collector, which enriches metadata and sends logs to Sumo Logic.
Follow the below instructions to set up the logs and metric collection:
It’s assumed that you are using the latest helm chart version. If not, upgrade using the instructions here.
Configure Logs Collection
This section explains the steps to collect Elasticsearch logs from a Kubernetes environment.
(Recommended Method) Add labels on your Elasticsearch pods to capture logs from standard output on Kubernetes.
- Apply the following labels to the Elasticsearch pods:
environment: "dev_CHANGE_ME"
component: "database"
db_system: "elasticsearch"
db_cluster: "elasticsearch_on_k8s_CHANGE_ME"
db_cluster_address = `ENV_TO_BE_CHANGED`
db_cluster_port = `ENV_TO_BE_CHANGED` - Enter in values for the following parameters (marked
ENV_TO_BE_CHANGEDabove):
environment- This is the deployment environment where the Elasticsearch cluster identified by the value of servers resides. For example, dev, prod, or QA. While this value is optional we highly recommend setting it.db_cluster- Enter a name to identify this Elasticsearch cluster. This cluster name will be shown in the Sumo Logic dashboards.db_cluster_address- Enter the cluster hostname or ip address that is used by the application to connect to the database. It could also be the load balancer or proxy endpoint.db_cluster_port- Enter the database port. If not provided, a default port will be used.notedb_cluster_addressanddb_cluster_portshould reflect the exact configuration of DB client configuration in your application, especially if you instrument it with OT tracing. The values of these fields should match exactly the connection string used by the database client (reported as values fornet.peer.nameandnet.peer.portmetadata fields). For example, if your application uses “elasticsearch-prod.sumologic.com:3306” as the connection string, the field values should be set as follows:db_cluster_address=elasticsearch-prod.sumologic.com db_cluster_port=3306. If your application connects directly to a given elasticsearch node, rather than the whole cluster, use the application connection string to override the value of the “host” field in the Telegraf configuration:host=elasticsearch-prod.sumologic.com. Pivoting to Tracing data from Entity Inspector is possible only for “Elasticsearch address” Entities.Do not modify the following values as they will cause the Sumo Logic apps to not function correctly.
component: “database”- This value is used by Sumo Logic apps to identify application components.db_system: “elasticsearch”- This value identifies the database system.
See this doc for more parameters that can be configured in the Telegraf agent globally.
- The Sumologic-Kubernetes-Collection will automatically capture the logs from stdout and will send the logs to Sumologic. For more information on deploying Sumologic-Kubernetes-Collection, visit here.
- Verify logs in Sumo Logic.
- Apply the following labels to the Elasticsearch pods:
(Optional) Collecting Elasticsearch Logs from a Log File. Follow the steps below to capture Elasticsearch logs from a log file on Kubernetes.
- Determine the location of the Elasticsearch log file on Kubernetes. This can be determined from the log4j.properties for your Elasticsearch cluster along with the mounts on the Elasticsearch pods.
- Install the Sumo Logic tailing sidecar operator.
- Add the following annotation in addition to the existing annotations.Example:
annotations:
tailing-sidecar: sidecarconfig;<mount>:<path_of_Elasticsearch_log_file>/<Elasticsearch_log_file_name>annotations:
tailing-sidecar: sidecarconfig;data:/usr/share/elasticsearch/logs/gc.log - Make sure that the Elasticsearch pods are running and annotations are applied by using the command:
kubectl describe pod <Elasticsearch_pod_name> - Sumo Logic Kubernetes collection will automatically start collecting logs from the pods having the annotations defined above.
- Verify logs in Sumo Logic.
Add a FER to normalize the fields in Kubernetes environments. This step is not needed if using application components solution terraform script. Labels created in Kubernetes environments automatically are prefixed with
pod_labels. To normalize these for our app to work, we need to create a Field Extraction Rule if not already created for Database Application Components. To do so:- Go to Manage Data > Logs > Field Extraction Rules.
- Click the + Add button on the top right of the table.
- The Add Field Extraction Rule form will appear:
- Enter the following options:
- Rule Name. Enter the name as App Observability - Database.
- Applied At. Choose Ingest Time
- Scope. Select Specific Data
- Scope: Enter the following keyword search expression:
pod_labels_environment=* pod_labels_component=database pod_labels_db_system=* pod_labels_db_cluster=* - Parse Expression.Enter the following parse expression:
if (!isEmpty(pod_labels_environment), pod_labels_environment, "") as environment
| pod_labels_component as component
| pod_labels_db_system as db_system
| if (!isEmpty(pod_labels_db_cluster), pod_labels_db_cluster, null) as db_cluster- Click Save to create the rule.
Configure Metrics Collection
This section explains the steps to collect Elasticsearch metrics from a Kubernetes environment, where we use the Telegraf Operator, which is packaged with our Kubernetes collection. You can learn more about this here. Follow the steps listed below to collect metrics from a Kubernetes environment:
- Set up Kubernetes Collection with the Telegraf Operator.
- On your Elasticsearch Pods, add the following annotations:
annotations:
telegraf.influxdata.com/class: sumologic-prometheus
prometheus.io/scrape: "true"
prometheus.io/port: "9273"
telegraf.influxdata.com/inputs: |+
servers = ["http://<USER_CHANGE_ME>:<PASS_CHANGE_ME>@localhost:9200"]
http_timeout = "5s"
local = true
cluster_health = true
cluster_stats = true
cluster_stats_only_from_master = false
indices_include = ["_all"]
indices_level = "cluster"
[inputs.elasticsearch.tags]
environment: "ENV_TO_BE_CHANGED"
component: "database"
db_system: "elasticsearch"
db_cluster: "ENV_TO_BE_CHANGED"
db_cluster_address = `ENV_TO_BE_CHANGED`
db_cluster_port = `ENV_TO_BE_CHANGED`
Enter in values for the following parameters (marked ENV_TO_BE_CHANGED above):
telegraf.influxdata.com/inputs- This contains the required configuration for the Telegraf Elasticsearch Input plugin. Please refer to this doc for more information on configuring the Elasticsearch input plugin for Telegraf. Note: As telegraf will be run as a sidecar the host should always be localhost.In the input plugins section, that is
[[inputs.elasticsearch]]:servers- The URL to the Elasticsearch server. This can be a comma-separated list to connect to multiple Elasticsearch servers. Please see this doc for more information on additional parameters for configuring the Elasticsearch input plugin for Telegraf.
In the tags section, which is
[inputs.elasticsearch]environment- This is the deployment environment where the Elasticsearch cluster identified by the value of servers resides. For example dev, prod, or QA. While this value is optional we highly recommend setting it.db_cluster- Enter a name to identify this Elasticsearch cluster. This cluster name will be shown in the Sumo Logic dashboards.db_cluster_address- Enter the cluster hostname or ip address that is used by the application to connect to the database. It could also be the load balancer or proxy endpoint.db_cluster_port- Enter the database port. If not provided, a default port will be used.
notedb_cluster_addressanddb_cluster_portshould reflect exact configuration of DB client configuration in your application, especially if you instrument it with OT tracing. The values of these fields should match exactly the connection string used by the database client (reported as values for net.peer.name and net.peer.port metadata fields).For example, if your application uses “elasticsearch-prod.sumologic.com:3306” as the connection string, the field values should be set as follows:
db_cluster_address=elasticsearch-prod.sumologic.com db_cluster_port=3306If your application connects directly to a given elasticsearch node, rather than the whole cluster, use the application connection string to override the value of the
“host”field in the Telegraf configuration:host=elasticsearch-prod.sumologic.comPivoting to Tracing data from Entity Inspector is possible only for “Elasticsearch address” Entities.
Here’s an explanation for additional values set by this configuration that we request you do not modify as they will cause the Sumo Logic apps to not function correctly.
telegraf.influxdata.com/class: sumologic-prometheus- This instructs the Telegraf operator what output to use. This should not be changed.prometheus.io/scrape: "true"- This ensures our Prometheus will scrape the metrics.prometheus.io/port: "9273"- This tells prometheus what ports to scrape on. This should not be changed.telegraf.influxdata.com/inputs- In the tags section
[inputs.elasticsearch.tags]component: “database”- This value is used by Sumo Logic apps to identify application components.db_system: “elasticsearch”- This value identifies the database system.
- See this doc for more parameters that can be configured in the Telegraf agent globally.
Sumo Logic Kubernetes collection will automatically start collecting metrics from the pods having the labels and annotations defined in the previous step.
Verify metrics in Sumo Logic.
For non-Kubernetes environments, we use the Telegraf operator for Elasticsearch metric collection and Sumo Logic Installed Collector for collecting Elasticsearch logs. The diagram below illustrates the components of the Elasticsearch collection in a non-Kubernetes environment. Telegraf runs on the same system as Elasticsearch to obtain Elasticsearch metrics. The Sumo Logic output plugin to send the metrics to Sumo Logic. Logs from Elasticsearch on the other hand are sent to a Sumo Logic Local File source.
This section provides instructions for configuring logs and metrics collection for the Sumo Logic App for Elasticsearch.
Configure Metrics Collection
- Configure a Hosted Collector. To create a new Sumo Logic hosted collector, perform the steps in theCreate a Hosted Collector section of the Sumo Logic documentation.
- Configure an HTTP Logs and Metrics Source. Create a new HTTP Logs and Metrics Source in the hosted collector created above by following these instructions. . Make a note of the HTTP Source URL.
- Install Telegraf. Use the following steps to install Telegraf.
- Configure and start Telegraf. As part of collecting metrics data from Telegraf, we will use the elasticsearch input plugin to get data from Telegraf and the Sumo Logic output plugin to send data to Sumo Logic. Create or modify telegraf.conf and copy and paste the text below:
[[inputs.elasticsearch]]
servers = ["http://<USER_CHANGE_ME>:<PASS_CHANGE_ME>@localhost:9200"]
http_timeout = "5s"
local = true
cluster_health = true
cluster_stats = true
cluster_stats_only_from_master = true
indices_include = ["_all"]
indices_level = "cluster"
node_stats = ["indices", "os", "process", "jvm", "thread_pool", "fs", "transport", "http"]
[inputs.elasticsearch.tags]
environment="ENV_TO_BE_CHANGED"
component="database"
db_system="elasticsearch"
db_cluster="ENV_TO_BE_CHANGED"
db_cluster_address = `ENV_TO_BE_CHANGED`
db_cluster_port = `ENV_TO_BE_CHANGED`
[[outputs.sumologic]]
url = "<URL Created in Step 3_CHANGEME>"
data_format = "prometheus"
- Please enter values for the following parameters (marked
ENV_TO_BE_CHANGEDabove):
In the input plugins section, that is
[[inputs.elasticsearch]]:servers- The URL to the elasticsearch server. Please see this doc for more information on additional parameters for configuring the Elasticsearch input plugin for Telegraf.In the tags section (
[inputs.Elasticsearch.tags]):environment- This is the deployment environment where the Elasticsearch cluster identified by the value of servers resides. For example dev, prod, or QA. While this value is optional we highly recommend setting it.db_cluster- Enter a name to identify this Elasticsearch cluster. This cluster name will be shown in the Sumo Logic dashboards.db_cluster_address- Enter the cluster hostname or ip address that is used by the application to connect to the database. It could also be the load balancer or proxy endpoint.db_cluster_port- Enter the database port. If not provided, a default port will be used.notedb_cluster_addressanddb_cluster_portshould reflect exact configuration of DB client configuration in your application, especially if you instrument it with OT tracing. The values of these fields should match exactly the connection string used by the database client (reported as values fornet.peer.nameandnet.peer.portmetadata fields).For example, if your application uses “elasticsearch-prod.sumologic.com:3306” as the connection string, the field values should be set as follows:
db_cluster_address=elasticsearch-prod.sumologic.com db_cluster_port=3306.If your application connects directly to a given elasticsearch node, rather than the whole cluster, use the application connection string to override the value of the “host” field in the Telegraf configuration:
host=elasticsearch-prod.sumologic.com.Pivoting to Tracing data from Entity Inspector is possible only for “Elasticsearch address” Entities.
In the output plugins section (
[[outputs.sumologic]]):url- This is the HTTP source URL created in step 3. Please see this doc for more information on additional parameters for configuring the Sumo Logic Telegraf output plugin.
Here’s an explanation for additional values set by this Telegraf configuration. If you haven’t defined a cluster in Elasticsearch, then enter
defaultfordb_cluster. There are additional values set by the Telegraf configuration, which we recommend not to modify these values as they might cause the Sumo Logic app to not function correctly.data_format - “prometheus”In the output plugins section ([[outputs.sumologic]]), metrics are sent in the Prometheus format to Sumo Logiccomponent: “database”- In the input plugins section ([[inputs.Elasticsearch]]), this value is used by Sumo Logic apps to identify application components.- See this doc for more parameters that can be configured in the Telegraf agent globally.
- After you've finalized your telegraf.conf file, you can start or reload the telegraf service using instructions from the doc.
At this point, Elasticsearch metrics should start flowing into Sumo Logic.
Configure Logs Collection
This section provides instructions for configuring log collection for Sumo Logic App for Elasticsearch, running on a non-Kubernetes environment. By default, Elasticsearch logs are stored in a log file. Local log files can be collected via Installed collectors. The installed collector will require you to allow outbound traffic to Sumo Logic endpoints for collection to work. For detailed requirements for Installed collectors, see this page.
Configure logging in Elasticsearch. Elasticsearch supports logging via local text log files. Elasticsearch logs have four levels of verbosity. To select a level, set loglevel to one of:
debug: a lot of information, useful for development/testingverbose: includes information not often needed, but logs less than debugnotice(default value): moderately verbose, ideal for production environmentswarning: only very important/critical messages are logged
All logging settings are located in Elasticsearch.conf. By default, Elasticsearch logs are stored in
/var/log/elasticsearch/ELK-<Clustername>.log. The default directory for log files is listed in the Elasticsearch.conf file. Logs from the Elasticsearch log file can be collected via a Sumo Logic Installed collector and a Local File Source as explained in the next section.Configure an Installed Collector. To collect logs directly from the Elasticsearch machine, configure an Installed Collector and a Local File Source.
Configure a Local File Source, editing the fields as follows:
Name. (Required)
Description. (Optional)
File Path (Required). Enter the path to your error.log or access.log. The files are typically located in
/var/log/elasticsearch/elasticsearch-<clustername>.log. If you're using a customized path, check the Elasticsearch.conf file for this information.Source Host. Sumo Logic uses the hostname assigned by the OS unless you enter a different hostname
Source Category. Enter any string to tag the output collected from this Source, such as elasticsearch/Logs. (The Source Category metadata field is a fundamental building block to organize and label Sources. For details see Best Practices.)
Fields. Set the following fields:
component = databasedb_system = elasticsearchdb_cluster = <Your_Elasticsearch_Cluster_Name>environment = <Environment_Name>, such as Dev, QA or Prod.db_cluster_address- Enter the cluster hostname or ip address that is used by the application to connect to the database. It could also be the load balancer or proxy endpoint.db_cluster_port- Enter the database port. If not provided, a default port will be usednotedb_cluster_addressanddb_cluster_portshould reflect exact configuration of DB client configuration in your application, especially if you instrument it with OT tracing. The values of these fields should match exactly the connection string used by the database client (reported as values fornet.peer.nameandnet.peer.portmetadata fields).For example, if your application uses “elasticsearch-prod.sumologic.com:3306” as the connection string, the field values should be set as follows:
db_cluster_address=elasticsearch-prod.sumologic.com db_cluster_port=3306If your application connects directly to a given elasticsearch node, rather than the whole cluster, use the application connection string to override the value of the “host” field in the Telegraf configuration:
host=elasticsearch-prod.sumologic.comPivoting to Tracing data from Entity Inspector is possible only for “Elasticsearch address” Entities.
Configure the Advanced section:
- Enable Timestamp Parsing. Select Extract timestamp information from log file entries.
- Time Zone. Choose the option, Ignore time zone from the log file and instead use, and then select your Elasticsearch Server’s time zone.
- Timestamp Format. The timestamp format is automatically detected.
- Encoding. Select UTF-8 (Default).
- Enable Multiline Processing. Detect messages spanning multiple lines
- Infer Boundaries - Detect message boundaries automatically
Click Save.
At this point, Elasticsearch logs should start flowing into Sumo Logic.
Installing Elasticsearch Monitors
Sumo Logic has provided pre-packaged alerts available through Sumo Logic monitors to help you proactively determine if an Elasticsearch cluster is available and performing as expected. These monitors are based on metric and log data and include pre-set thresholds that reflect industry best practices and recommendations. For more information about individual alerts, see Elasticsearch Alerts.
To install these monitors, you must have the Manage Monitors role capability. You can install monitors by importing a JSON file or using a Terraform script. There are limits to how many alerts can be enabled. For more information, see Monitors for details.
Method 1: Importing a JSON file
- Download the JSON file that describes the monitors.
- The JSON contains the alerts that are based on Sumo Logic searches that do not have any scope filters, and therefore will be applicable to all Elasticsearch clusters, the data for which has been collected via the instructions in the previous sections. However, if you would like to restrict these alerts to specific clusters or environments, update the JSON file by replacing the text
db_cluster=*with<Your Custom Filter>. Custom filter examples:- For alerts applicable only to a specific cluster, your custom filter would be:
db_cluster=dev-elasticsearch-01 - For alerts applicable to all clusters that start with
elasticsearch-prod, your custom filter would be:db_cluster=elasticsearch-prod* - For alerts applicable to a specific clusters, within a production environment, your custom filter would be:
db_cluster=dev-elasticsearch-01ANDenvironment=prod. This assumes you have set the optional environment tag while configuring collection.
- For alerts applicable only to a specific cluster, your custom filter would be:
- Go to Manage Data > Alerts > Monitors.
- Click Add.
- Click Import.
- On the Import Content popup, enter Elasticsearch in the Name field, paste in the JSON into the popup, and click Import.
- The monitors are created in a Elasticsearch folder. The monitors are disabled by default. See the Monitors topic for information about enabling monitors and configuring notifications or connections.
Method 2: Using a Terraform script
Generate a Sumo Logic access key and ID for a user that has the Manage Monitors role capability. For instructions see Access Keys.
Download Terraform 0.13 or later, and install it.
Download the Sumo Logic Terraform package for Elasticsearch monitors. The alerts package is available in the Sumo Logic github repository. You can either download it using the git clone command or as a zip file.
Alert Configuration. After extracting the package, navigate to the
terraform-sumologic-sumo-logic-monitor/monitor_packages/Elasticsearch/directory.- Edit the
Elasticsearch.auto.tfvarsfile and add the Sumo Logic Access Key and Access ID from Step 1 and your Sumo Logic deployment. If you're not sure of your deployment, see Sumo Logic Endpoints and Firewall Security.access_id = "<SUMOLOGIC ACCESS ID>"
access_key = "<SUMOLOGIC ACCESS KEY>"
environment = "<SUMOLOGIC DEPLOYMENT>" - The Terraform script installs the alerts without any scope filters. If you would like to restrict the alerts to specific clusters or environments, update the
elasticsearch_data_sourcevariable. For example:- To configure alerts for a specific cluster, set
elasticsearch_data_sourceto something likedb_cluster=elasticsearch.prod.01 - To configure alerts for all clusters in an environment, set
elasticsearch_data_sourceto something likeenvironment=prod - To configure alerts for multiple clusters using a wildcard, set
elasticsearch_data_sourceto something likedb_cluster=elasticsearch-prod* - To configure alerts for a specific clusters within a specific environment, set
elasticsearch_data_sourceto something likedb_cluster=elasticsearch-1andenvironment=prod. This assumes you have configured and applied Fields as described in Configure Sumo Logic Fields.
- To configure alerts for a specific cluster, set
All monitors are disabled by default on installation. To enable all of the monitors, set the
monitors_disabledparameter tofalse. By default, the monitors will be located in a "Elasticsearch" folder on the Monitors page. To change the name of the folder, update the monitor folder name in the folder variable in theElasticsearch.auto.tfvarsfile.- Edit the
If you want your alerts to send email or connection notifications, edit the
Elasticsearch_notifications.auto.tfvarsfile to populate theconnection_notificationsandemail_notificationssections. Examples are provided below. In the variable definition below, replace<CONNECTION_ID>with the connection ID of the Webhook connection. You can obtain the Webhook connection ID by calling the Monitors API.
connection_notifications = [
{
connection_type = "PagerDuty",
connection_id = "<CONNECTION_ID>",
payload_override = "{\"service_key\": \"your_pagerduty_api_integration_key\",\"event_type\": \"trigger\",\"description\": \"Alert: Triggered {{TriggerType}} for Monitor {{Name}}\",\"client\": \"Sumo Logic\",\"client_url\": \"{{QueryUrl}}\"}",
run_for_trigger_types = ["Critical", "ResolvedCritical"]
},
{
connection_type = "Webhook",
connection_id = "<CONNECTION_ID>",
payload_override = "",
run_for_trigger_types = ["Critical", "ResolvedCritical"]
}
]
For information about overriding the payload for different connection types, see Set Up Webhook Connections.
email_notifications = [
{
connection_type = "Email",
recipients = ["abc@example.com"],
subject = "Monitor Alert: {{TriggerType}} on {{Name}}",
time_zone = "PST",
message_body = "Triggered {{TriggerType}} Alert on {{Name}}: {{QueryURL}}",
run_for_trigger_types = ["Critical", "ResolvedCritical"]
}
]
- Installation.
- Navigate to the terraform-sumologic-sumo-logic-monitor/monitor_packages/Elasticsearch/ directory and run terraform init. This will initialize Terraform and download the required components.
- Run
terraform planto view the monitors that Terraform will create or modify. - Run
terraform apply.
Installing Elasticsearch App
Locate and install the app you need from the App Catalog. If you want to see a preview of the dashboards included with the app before installing, click Preview Dashboards.
- From the App Catalog, search for and select the app.
- Select the version of the service you're using and click Add to Library. Version selection is applicable only to a few apps currently. For more information, see Installing the Apps from the Library.
- To install the app, complete the following fields.
- App Name. You can retain the existing name, or enter a name of your choice for the app.
- Data Source. Select either of these options for the data source.
- Choose Source Category, and select a source category from the list.
- Choose Enter a Custom Data Filter, and enter a custom source category beginning with an underscore. Example: (
_sourceCategory=MyCategory).
- Advanced. Select the Location in Library (the default is the Personal folder in the library), or click New Folder to add a new folder.
- Click Add to Library.
Once an app is installed, it will appear in your Personal folder, or other folder that you specified. From here, you can share it with your organization.
Panels will start to fill automatically. It's important to note that each panel slowly fills with data matching the time range query and received since the panel was created. Results won't immediately be available, but with a bit of time, you'll see full graphs and maps.
Viewing Elasticsearch Dashboards
Template variables provide dynamic dashboards that can rescope data on the fly. As you apply variables to troubleshoot through your dashboard, you view dynamic changes to the data for a quicker resolution to the root cause. You can use template variables to drill down and examine the data on a granular level. For more information, see Filter with template variables.
Overview
The Elasticsearch - Overview dashboard provides the health of Elasticsearch clusters, shards analysis, resource utilization of Elasticsearch host & clusters, search and indexing performance.

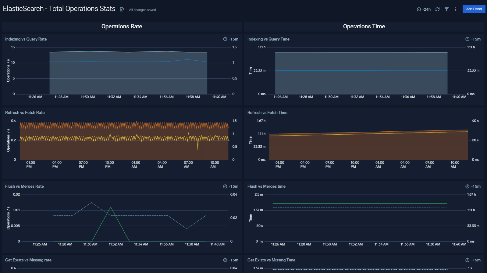
Total Operations Stats
The Elasticsearch - Total Operations stats dashboard provides information on the operations of the Elasticsearch system.

Thread Pool
The Elasticsearch- Thread Pool dashboard analyzes thread pools operations to manage memory consumption of nodes in the cluster.

Resource
The Elasticsearch - Resource dashboard monitors JVM Memory, Network, Disk, Network and CPU of Elasticsearch node.

Performance Stats
The Elasticsearch - Performance Stats dashboard performance statistics such as latency and Translog operations and size.

Indices
The Elasticsearch - Indices dashboard monitors Index operations, size and latency. It also provides analytics on doc values, fields, fixed bitsets, and terms memory.

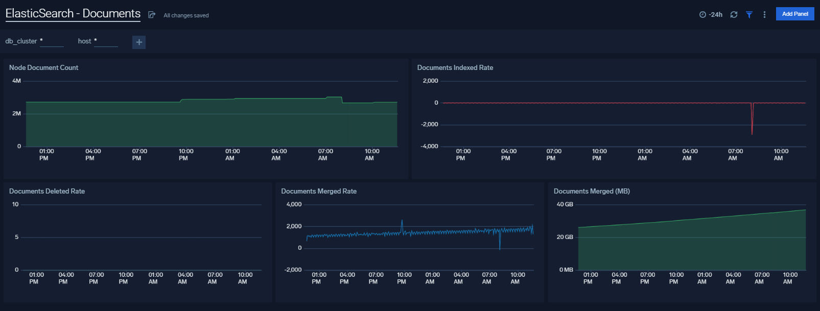
Documents
The Elasticsearch - Documents dashboard provides analytics and monitoring on Elasticsearch documents.

Caches
The Elasticsearch - Caches dashboard allows you to monitor query cache size, evictions and field data memory size.

Errors And Warnings
The ElasticSearch - Errors And Warnings dashboard shows errors and warnings by Elasticsearch components.

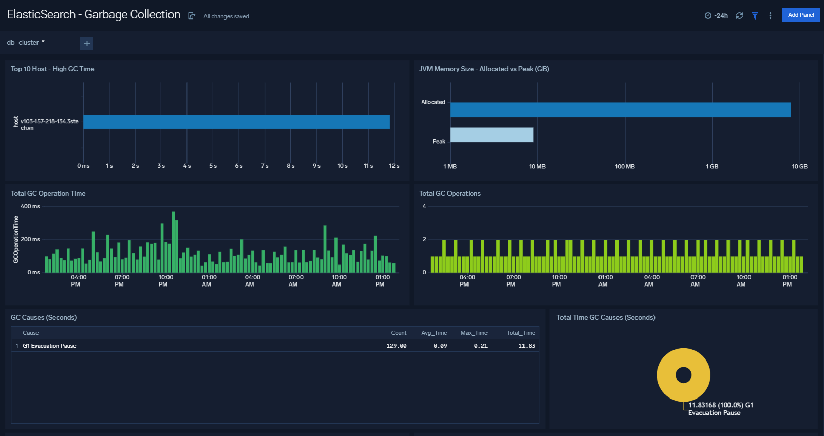
Garbage Collection
36
The Elasticsearch - Garbage Collector dashboard provides information on the garbage collection of the Java Virtual Machine.

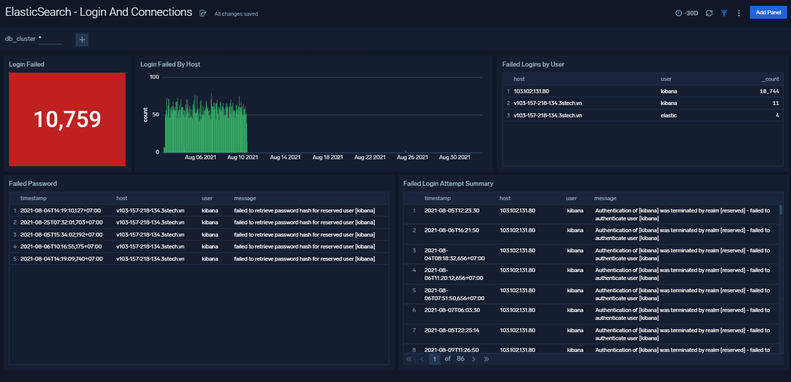
Login And Connections
38
The ElasticSearch - Login And Connections dashboard shows geo location of client connection requests, failed connection logins and count of failed login attempts

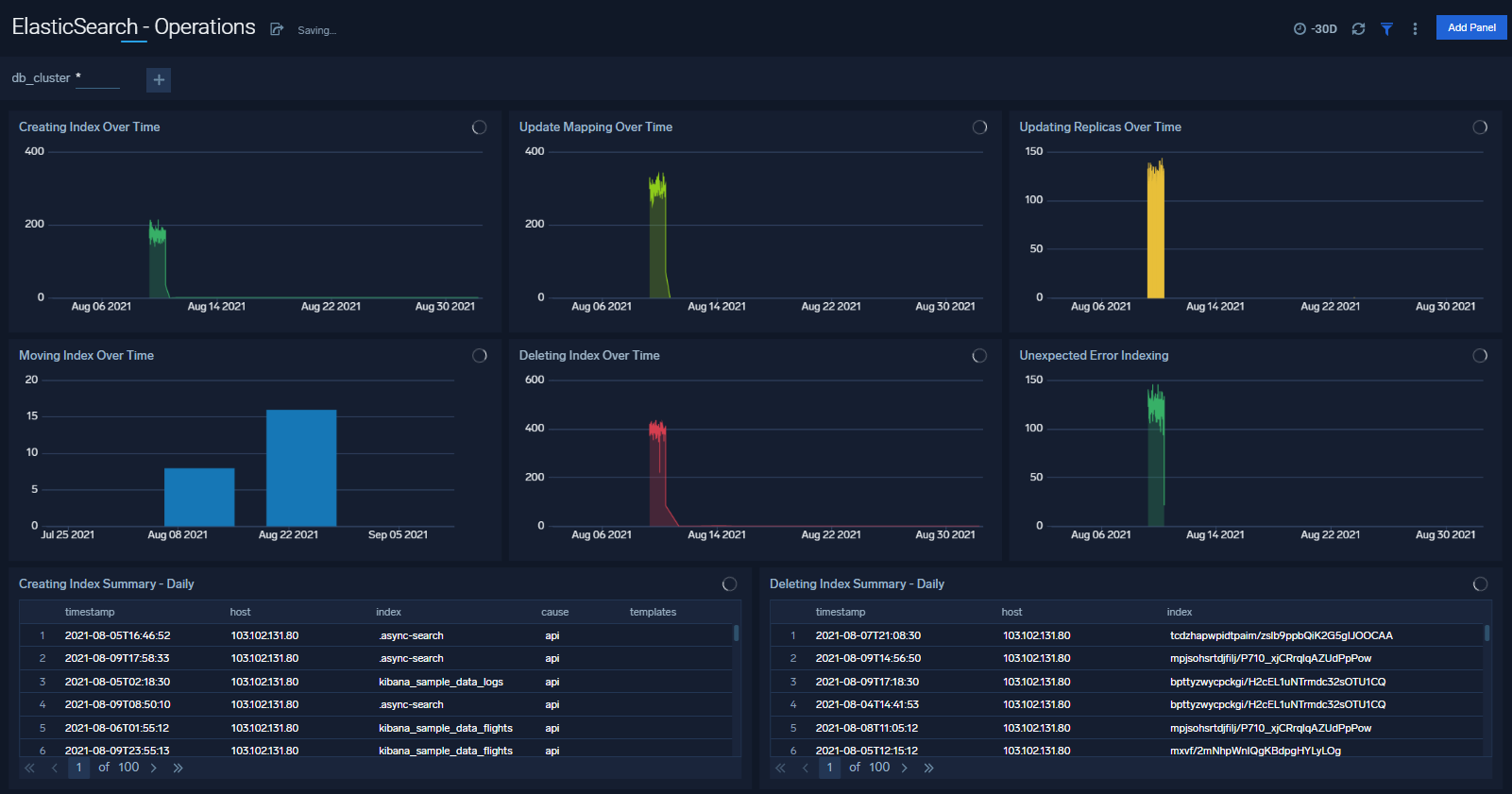
Operations
The Elasticsearch - Operations dashboard allows you to monitor server stats and events such as node up/down, index creation/deletion. It also provides disk usage and cluster health status.

Queries
The ElasticSearch - Queries dashboard shows Elasticsearch provides analytics on slow queries, and query shards.

Elasticsearch Alerts
Sumo Logic has provided out-of-the-box alerts available via Sumo Logic monitors to help you quickly determine if the Elasticsearch database cluster is available and performing as expected.
| Alert Type (Metrics/Logs) | Alert Name | Alert Description | Trigger Type (Critical / Warning) | Alert Condition | Recover Condition |
| Metrics | Elasticsearch - Cluster Red | This alert fires when Elasticsearch Cluster status is RED | Critical | > =3 | <3 |
| Metrics | Elasticsearch - Cluster Yellow | This alert fires when Elasticsearch Cluster status is YELLOW | Warning | > =2 | <2 |
| Metrics | Elasticsearch - Disk Out of Space | This alert fires when the disk usage is over 90% | Critical | >90 | < =90 |
| Metrics | Elasticsearch - Disk Space Low | This alert fires when the disk usage is over 80% | Warning | >80 | < = 80 |
| Metrics | Elasticsearch - Healthy Data Nodes | This alert fires when there missing data node in Elasticsearch cluster | Critical | <3 | > =3 |
| Metrics | Elasticsearch - Healthy Nodes | This alert fires when there is missing node in Elasticsearch cluster | Critical | <3 | > =3 |
| Metrics | Elasticsearch - Heap Usage Too High | This alert fires when the heap usage is over 90% | Critical | >90 | < =90 |
| Metrics | Elasticsearch - Heap Usage Warning | This alert fires when the heap usage is over 80% | Warning | >80 | < =80 |
| Metrics | Elasticsearch - Initializing Shards Too Long | This alert fires when elasticsearch has been initializing shards for 5 min | Warning | >0 | < =0 |
| Metrics | Elasticsearch - Pending Tasks | This alert fires when elasticsearch has pending tasks. | Warning | >0 | < =0 |
| Metrics | Elasticsearch - Relocating Shards Too Long | This alert fires when elasticsearch has been relocating shards for 5min | Warning | >0 | < =0 |
| Metrics | Elasticsearch - Unassigned Shards | This alert fires when Elasticsearch has unassigned shards | Critical | >0 | < =0 |
| Logs | Elasticsearch - Query Time Too Slow | This alert fires when queries are slow to execute | Critical | >0 | < =0 |
| Logs | Elasticsearch - Query Time Slow | This alert fires when query time is greater than 5 ms | Warning | >0 | < =0 |
| Logs | Elasticsearch - Too Many Slow Query | This alert fires when there aret oo Many Slow Query in 5 minutes | Warning | >100 | < =100 |
| Logs | Elasticsearch - Error Log Too Many | Error Log Too Many | Critical | >1000 | < =1000 |