MySQL - Classic Collector

The Sumo Logic App for MySQL is a unified logs and metrics app that helps you monitor the availability, performance and resource utilization of MySQL database clusters. Preconfigured dashboards and searches provide insight into the health of your MySQL clusters, replication status, error logs, query performance, slow queries, Innodb operations, failed logins and error logs.
The MySQL App supports following versions:
- MySQL 5.5.35-1 and later
- Percona MySQL 5.6.17 and later
- MySQL 8.0.x
MySQL App Searches
The predefined searches in the MySQL app are based on the following log types.
Searches based on Error logs
- MySQL - Crash Recovery Attempts by Host
- MySQL - Number of Replication Completion Events by Host
- MySQL - Replication Failures by Host
- MySQL - Server Latest Replication State
- MySQL - Server Latest Running State
- MySQL - Server Up-Down Events by Host
Searches based on Slow Query logs
- Slow Query Server Location. If your servers are not using private IP addresses, you can use the Slow Query Server Location search to visualize their locations on a map of the world.
Log and Metrics Types
The Sumo Logic App for MySQL assumes the default MySQL Error log file format for error logs, and the MySQL Slow Query file format for slow query logs. For a list of metrics that are collected and used by the app, see MySQL Metrics.
- The MySQL - Overview dashboard is based on logs from both the Error and Slow Query log formats, so as to correlate information between the two.
- Dashboards in the Metrics folder are based on MySQL metrics.
- Dashboards in the Logs folder are based on MySQL logs from both the Error and Slow Query log formats.
- Dashboards based on the Error format:
- MySQL - Error Logs
- MySQL - Failed Logins
- MySQL - Replication
- Dashboard based on Slow Query format:
- MySQL - Slow Queries
- Dashboards based on the Error format:
- MySQL General Health is based on logs from the MySQL Error log format.
- MySQL Replication is based on logs from the MySQL Error log format.
- MySQL Slow Queries is based on logs from the MySQL Slow Queries log format.
The MySQL app dashboards dependent on error logs are based on the message types ERROR, NOTE, Warning, and Info. For more details on the MySQL log file format, see http://dev.mysql.com/doc/refman/5.5/en/server-logs.html.
Sample Logs
- Kubernetes environments
- Non-Kubernetes environments
{
"timestamp":1617810938497,
"log":"2021-04-07T15:55:34.261220Z 0 [System] [MY-010931] [Server] /opt/bitnami/mysql/bin/mysqld: ready for connections. Version: '8.0.23' socket: '/opt/bitnami/mysql/tmp/mysql.sock' port: 3306 Source distribution.",
"stream":"stdout",
"time":"2021-04-07T15:55:34.261397194Z"
}
210408 00:00:19 [Note] /usr/sbin/mysqld: ready for connections.
Sample Queries
This sample query is from the MySQL - Logs dashboard > Logs panel.
- Kubernetes environments
- Non-Kubernetes environments
db_system=mysql db_cluster={{db_cluster}} "User@Host" "Query_time"
| parse regex "(?<query_block># User@Host:[\S\s]+?SET timestamp=\d+;[\S\s]+?;)" multi
| parse regex field=query_block "# User@Host: \S+?\[(?<user>\S*?)\] @ (?<host_name>\S+)\s\[(?<ip_addr>\S*?)\]" nodrop // Pttrn1-vrtn1
| parse regex field=query_block "# User@Host: \S+?\[(?<user>\S*?)\] @\s+\[(?<ip_addr>\S*?)\]\s+Id:\s+(?<Id>\d{1,10})" nodrop // Pttrn1-vrtn2
| parse regex field=query_block "# User@Host: \S+?\[(?<user>\S*?)\] @ (?<host_name>\S+)\s\[(?<ip_addr>\S*?)\]\s+Id:\s+(?<Id>\d{1,10})" // Pttrn1-vrtn3
| parse regex field=query_block "Schema: (?<schema>(?:\S*|\s)?)\s*Last_errno[\s\S]+?Query_time:\s+(?<query_time>[\d.]*)\s+Lock_time:\s+(?<lock_time>[\d.]*)\s+Rows_sent:\s+(?<rows_sent>[\d.]*)\s+Rows_examined:\s+(?<rows_examined>[\d.]*)\s+Rows_affected:\s+(?<rows_affected>[\d.]*)\s+Rows_read:\s+(?<rows_read>[\d.]*)\n" nodrop // Pttrn2-vrtn1
| parse regex field=query_block "Schema: (?<schema>(?:\S*|\s)?)\s*Last_errno[\s\S]+?\s+Killed:\s+\d+\n" nodrop // Pttrn2-vrtn2
| parse regex field=query_block "Query_time:\s+(?<query_time>[\d.]*)\s+Lock_time:\s+(?<lock_time>[\d.]*)\s+Rows_sent:\s+(?<rows_sent>[\d]*)\s+Rows_examined:\s+(?<rows_examined>[\d]*)\s+Rows_affected:\s+(?<rows_affected>[\d]*)\s+" nodrop // Pttrn2-vrtn3
| parse regex field=query_block "Query_time:\s+(?<query_time>[\d.]*)\s+Lock_time:\s+(?<lock_time>[\d.]*)\s+Rows_sent:\s+(?<rows_sent>[\d]*)\s+Rows_examined:\s+(?<rows_examined>[\d]*)" // Pttrn2-vrtn4
| parse regex field=query_block "# Bytes_sent:\s+(?<bytes_sent>\d*)\s+Tmp_tables:\s+(?<tmp_tables>\d*)\s+Tmp_disk_tables:\s+(?<temp_disk_tables>\d*)\s+Tmp_table_sizes:\s+(?<tmp_table_sizes>\d*)\n" nodrop // Pttrn3-vrtn1
| parse regex field=query_block "# Bytes_sent:\s+(?<bytes_sent>\d*)\n" nodrop // Pttrn3-vrtn2
| parse regex field=query_block "SET timestamp=(?<set_timestamp>\d*);(?:\\n|\n)(?<sql_cmd>[\s\S]*);" nodrop
| fields -query_block
| avg(query_time) as avg_time, sum(query_time) as total_time, min(query_time) as min_time, max(query_time) as max_time, avg(rows_examined) as avg_rows_examined, avg(rows_sent) as avg_rows_sent, avg(Lock_Time) as avg_lock_time, count as frequency group by sql_cmd, db_cluster
| sort by avg_time | limit 10
db_system=mysql db_cluster={{db_cluster}} "User@Host" "Query_time"
| parse regex "(?<query_block># User@Host:[\S\s]+?SET timestamp=\d+;[\S\s]+?;)" multi
| parse regex field=query_block "# User@Host: \S+?\[(?<user>\S*?)\] @ (?<host_name>\S+)\s\[(?<ip_addr>\S*?)\]" nodrop // Pttrn1-vrtn1
| parse regex field=query_block "# User@Host: \S+?\[(?<user>\S*?)\] @\s+\[(?<ip_addr>\S*?)\]\s+Id:\s+(?<Id>\d{1,10})" nodrop // Pttrn1-vrtn2
| parse regex field=query_block "# User@Host: \S+?\[(?<user>\S*?)\] @ (?<host_name>\S+)\s\[(?<ip_addr>\S*?)\]\s+Id:\s+(?<Id>\d{1,10})" // Pttrn1-vrtn3
| parse regex field=query_block "Schema: (?<schema>(?:\S*|\s)?)\s*Last_errno[\s\S]+?Query_time:\s+(?<query_time>[\d.]*)\s+Lock_time:\s+(?<lock_time>[\d.]*)\s+Rows_sent:\s+(?<rows_sent>[\d.]*)\s+Rows_examined:\s+(?<rows_examined>[\d.]*)\s+Rows_affected:\s+(?<rows_affected>[\d.]*)\s+Rows_read:\s+(?<rows_read>[\d.]*)\n" nodrop // Pttrn2-vrtn1
| parse regex field=query_block "Schema: (?<schema>(?:\S*|\s)?)\s*Last_errno[\s\S]+?\s+Killed:\s+\d+\n" nodrop // Pttrn2-vrtn2
| parse regex field=query_block "Query_time:\s+(?<query_time>[\d.]*)\s+Lock_time:\s+(?<lock_time>[\d.]*)\s+Rows_sent:\s+(?<rows_sent>[\d]*)\s+Rows_examined:\s+(?<rows_examined>[\d]*)\s+Rows_affected:\s+(?<rows_affected>[\d]*)\s+" nodrop // Pttrn2-vrtn3
| parse regex field=query_block "Query_time:\s+(?<query_time>[\d.]*)\s+Lock_time:\s+(?<lock_time>[\d.]*)\s+Rows_sent:\s+(?<rows_sent>[\d]*)\s+Rows_examined:\s+(?<rows_examined>[\d]*)" // Pttrn2-vrtn4
| parse regex field=query_block "# Bytes_sent:\s+(?<bytes_sent>\d*)\s+Tmp_tables:\s+(?<tmp_tables>\d*)\s+Tmp_disk_tables:\s+(?<temp_disk_tables>\d*)\s+Tmp_table_sizes:\s+(?<tmp_table_sizes>\d*)\n" nodrop // Pttrn3-vrtn1
| parse regex field=query_block "# Bytes_sent:\s+(?<bytes_sent>\d*)\n" nodrop // Pttrn3-vrtn2
| parse regex field=query_block "SET timestamp=(?<set_timestamp>\d*);(?:\\n|\n)(?<sql_cmd>[\s\S]*);" nodrop
| fields -query_block
| avg(query_time) as avg_time, sum(query_time) as total_time, min(query_time) as min_time, max(query_time) as max_time, avg(rows_examined) as avg_rows_examined, avg(rows_sent) as avg_rows_sent, avg(Lock_Time) as avg_lock_time, count as frequency group by sql_cmd, db_cluster
| sort by avg_time | limit 10
Collecting Logs and Metrics for MySQL
Configuring log and metric collection for the MySQL App includes the following tasks.
Step 1: Configure Fields in Sumo Logic
Create the following Fields in Sumo Logic prior to configuring the collection. This ensures that your logs and metrics are tagged with relevant metadata, which is required by the app dashboards. For information on setting up fields, see Sumo Logic Fields.
- Kubernetes environments
- Non-Kubernetes environments
If you're using MySQL in a Kubernetes environment, create the fields:
pod_labels_componentpod_labels_environmentpod_labels_db_systempod_labels_db_clusterpod_labels_db_cluster_addresspod_labels_db_cluster_port
If you're using MySQL in a non-Kubernetes environment, create the fields:
componentenvironmentdb_systemdb_clusterdb_cluster_addressdb_cluster_port
Step 2: Configure MySQL Logs and Metrics Collection
- Kubernetes environments
- Non-Kubernetes environments
In Kubernetes environments, we use the Telegraf Operator, which is packaged with our Kubernetes collection. For more information, see Telegraf Collection Architecture.
The diagram below illustrates how data is collected from MySQL in Kubernetes environments. In the architecture shown below, there are four services that make up the metric collection pipeline: Telegraf, Telegraf Operator, Prometheus, and Sumo Logic Distribution for OpenTelemetry Collector.

The first service in the metrics pipeline is Telegraf. Telegraf collects metrics from MySQL. Note that we’re running Telegraf in each pod we want to collect metrics from as a sidecar deployment: that is, Telegraf runs in the same pod as the containers it monitors. Telegraf uses the MySQL input plugin to obtain metrics. (For simplicity, the diagram doesn’t show the input plugins.) The injection of the Telegraf sidecar container is done by the Telegraf Operator. Prometheus pulls metrics from Telegraf and sends them to Sumo Logic Distribution for OpenTelemetry Collector which enriches metadata and sends metrics to Sumo Logic.
In the logs pipeline, Sumo Logic Distribution for OpenTelemetry Collector collects logs written to standard out and forwards them to another instance of Sumo Logic Distribution for OpenTelemetry Collector, which enriches metadata and sends logs to Sumo Logic.
Ensure that you are monitoring your Kubernetes clusters with the Telegraf operator. If you're not, see Install Telegraf.
Step 1: Configure Metrics collection
This configures metrics collection from Kubernetes.
- Add the following annotations to your MySQL pods, and make the edits described below:
primary:
podAnnotations:
telegraf.influxdata.com/class: sumologic-prometheus
prometheus.io/scrape: "true"
prometheus.io/port: "9273"
telegraf.influxdata.com/inputs: |+
[[inputs.mysql]]
servers = ["user:passwd@tcp(localhost:3306)/?tls=false"]
table_schema_databases = []
gather_slave_status = true
gather_global_variables = true
gather_table_io_waits = true
gather_table_lock_waits = true
gather_index_io_waits = true
gather_event_waits = true
gather_file_events_stats = true
gather_perf_events_statements = true
[inputs.mysql.tags]
environment: "ENV_TO_BE_CHANGED"
component = "database"
db_system = "mysql"
db_cluster: "ENV_TO_BE_CHANGED"
db_cluster_address = "ENV_TO_BE_CHANGED"
db_cluster_port = "ENV_TO_BE_CHANGED"
tailing-sidecar: sidecarconfig;slowlog:data:/bitnami/mysql/data/mysql-release-0-slow.log
- Enter values for the following parameters in your annotations:
telegraf.influxdata.com/inputs. This contains the required configuration for the Telegraf MySQL Input plugin. For information on configuring the MySQL input plugin for Telegraf, see the MySQL Input Plugin Readme. Because Telegraf will be run as a sidecar the host should always be localhost.- In
[[inputs.mysql]]:servers.The URL to the MySQL server- Configure metrics to collect by uncommenting or setting the following parameters. For more information, see the MySQL Input Plugin README.
table_schema_databases = []gather_slave_status = truegather_global_variables = truegather_table_io_waits = truegather_table_lock_waits = truegather_index_io_waits = truegather_event_waits = truegather_file_events_stats = truegather_perf_events_statements = true
- In
[inputs.mysql.tags]:* `environment`. This is the deployment environment where the MySQL cluster identified by the value of `servers` resides. For example: dev, prod or qa. While this value is optional we highly recommend setting it.
* `db_cluster`. Enter a name to uniquely identify this MySQL cluster. This cluster name will be shown in the Sumo Logic dashboards.
* `db_cluster_address` - Enter the cluster hostname or ip address that is used by the application to connect to the database. It could also be the load balancer or proxy endpoint.
* `db_cluster_port` - Enter the database port. If not provided, a default port will be used.notedb_cluster_addressanddb_cluster_portshould reflect the exact configuration of DB client configuration in your application, especially if you instrument it with OT tracing. The values of these fields should match exactly the connection string used by the database client (reported as values for net.peer.name and net.peer.port metadata fields).
For example, if your application uses “mysql-prod.sumologic.com:3306” as the connection string, the field values should be set as follows: db_cluster_address=mysql-prod.sumologic.com db_cluster_port=3306
If your application connects directly to a given MySQL node, rather than the whole cluster, use the application connection string to override the value of the “host” field in the Telegraf configuration: host=mysql-prod.sumologic.com
Pivoting to Tracing data from Entity Inspector is possible only for “MySQL address” Entities. :::
* **DO NOT MODIFY** these configuration options; changing them will prevent the MySQL app from functioning correctly.
* `telegraf.influxdata.com/class: sumologic-prometheus` instructs the Telegraf operator what output to use.
* `prometheus.io/scrape: "true"` ensures Prometheus will scrape the metrics.
* `prometheus.io/port: "9273"` tells Prometheus what ports to scrape on.
* `telegraf.influxdata.com/inputs`
* In the `[inputs.mysql.tags]` section:
* `component: "database"` is used by the Sumo Logic app to identify application components.
* `db_system: "mysql"` identifies the database system.
* For information about properties that can be configured globally in the Telegraf agent, see the [Configuration](https://github.com/influxdata/telegraf/blob/master/docs/CONFIGURATION.md) documentation for Telegraf.
- Sumo Logic Kubernetes collection will automatically start collecting metrics from the pods with the labels and annotations you added in the previous step.
- To verify the metrics have been ingested, run this metrics query:
db_cluster=<your_mysql_cluster_name> component="database" and db_system="mysql"
Configure Logs collection
This section explains the steps to collect MySQL logs from a Kubernetes environment.
- Follow the steps in Method A or Method B, depending on whether your logs are being written to standard output or to log files.
Method 1: Collect MySQL logs written to standard output
If your MySQL Helm chart/pod is writing the logs to standard output, follow these steps:
Apply the following labels to your MySQL pods:
labels:
environment: "prod"
component: "database"
db_system: "mysql"
db_cluster: "your_mysql_cluster_name"
Enter in values for the following parameters (marked CHANGEME in the snippet above):
environment.This is the deployment environment where the MySQL cluster identified by the value ofserversresides. For example: dev, prod or qa. While this value is optional we highly recommend setting it.db_cluster. Enter a name to identify this MySQL cluster. This cluster name will be shown in the Sumo Logic dashboards.
There are additional configuration options that you should not modify, as changing them will prevent the MySQL app from functioning correctly. The settings you should not modify are:
component: "database"is used by Sumo Logic apps to identify application components.db_system: "mysql"identifies the database system.
For information about properties that can be configured globally in the Telegraf agent, see the Configuration documentation for Telegraf.
The Sumo Logic Kubernetes Collection process will automatically capture the logs from stdout and send the logs to Sumo Logic. For more information on deploying the sumologic-kubernetes-collection, see Collect Logs and Metrics for the Kubernetes App.
Method B: Collect MySQL logs written to log files
This method is recommend for Slow Query Logs. If your MySQL helm chart/pod is writing its logs to log files, you can use a sidecar to send log files to standard out. To do so:
- Determine the location of the MySQL log file on Kubernetes. You can determine this from the
my.cnffile for your MySQL cluster along with the volume mounts on the MySQL pods. - Install the Sumo Logic tailing sidecar operator.
- Add the following annotation in addition to the existing annotations.
primary:
podAnnotations:
tailing-sidecar: sidecarconfig;container_name:<mount_volume>:<path_of_mysql_log_file>/<mysql_log_file_name>
For example:
primary:
podAnnotations:
tailing-sidecar: sidecarconfig;slowlog:data:/bitnami/mysql/data/mysql-release-0-slow.log
To verify that the MySQL pods are running and annotations are applied, run this command:
kubectl describe pod <mysql_pod_name>
Sumo Logic Kubernetes collection will automatically start collecting logs from the pods having the annotations defined above.
- Add an FER to normalize the fields in Kubernetes environments. This step is not needed if using application components solution terraform script. Labels created in Kubernetes environments are automatically prefixed with pod_labels. To normalize these for our app to work, we'll create a Field Extraction Rule, Database Application Components, assuming it does not already exist:
- Go to Manage Data > Logs > Field Extraction Rules.
- Click the + Add.
- The Add Field Extraction pane appears.
- Rule Name. Enter "App Observability - Database".
- Applied At. Choose "Ingest Time".
- Scope. Select "Specific Data".
- Scope. Enter the following keyword search expression:
pod_labels_environment=* pod_labels_component=database pod_labels_db_system=* pod_labels_db_cluster=* - Parse Expression. Enter the following parse expression:
| if (!isEmpty(pod_labels_environment), pod_labels_environment, "") as environment
| pod_labels_component as component
| pod_labels_db_system as db_system
| if (!isEmpty(pod_labels_db_cluster), pod_labels_db_cluster, null) as db_cluster
- Click Save to create the rule.
- To verify that logs are flowing into Sumo Logic, run this query:
component=database db_system=mysql db_cluster=<your_mysql_cluster_name>
In non-Kubernetes environments, we use the Telegraf Operator for MySQL metric collection and a Sumo Logic Installed Collector for collecting MySQL logs.
The diagram below illustrates the components of the MySQL collection in a non-Kubernetes environment for each database server. Telegraf runs on the same host as MySQL, and uses the MySQL input plugin to obtain MySQL metrics, and the Sumo Logic output plugin to send the metrics to Sumo Logic. MySQL logs are sent to a Sumo Logic Local File source on an Installed Collector.

Configure Metrics collection
- Configure a Hosted Collector. For instructions, see Configure a Hosted Collector.
- Configure an HTTP Logs and Metrics Source. For instructions, see HTTP Logs and Metrics Source. Make a note of the HTTP Source URL.
- Install Telegraf. For instructions see Install Telegraf.
- Configure and start Telegraf. As part of collecting metrics data from Telegraf, we use the MySQL input plugin to get data from Telegraf and the Sumo Logic output plugin to send data to Sumo Logic.
- Create or modify the
telegraf.conffile, and copy the following into the relevant sections.
[[inputs.mysql]]
servers = ["user:passwd@tcp(127.0.0.1:3306)/?tls=false"]
table_schema_databases = []
gather_slave_status = true
gather_global_variables = true
gather_table_io_waits = true
gather_table_lock_waits = true
gather_index_io_waits = true
gather_event_waits = true
gather_file_events_stats = true
gather_perf_events_statements = true
[inputs.mysql.tags]
environment: "ENV_TO_BE_CHANGED"
component = "database"
db_system = "mysql"
db_cluster: "ENV_TO_BE_CHANGED"
db_cluster_address = "ENV_TO_BE_CHANGED"
db_cluster_port = "ENV_TO_BE_CHANGED"
[[outputs.sumologic]]
url = "CHANGEME"--HTTP Source URL created in Step 2
data_format = "prometheus"
[agent]
interval = "60s"
flush_interval = "60s"
- Follow the instructions in Setting values in telegraf.conf below to configure the settings in the
.conffile. - After updating the
telegraf.conffile, start or reload the telegraf service using the instructions in Telegraf documentation. - At this point, MySQL metrics should start flowing into Sumo Logic.
- Setting values in telegraf.conf. Make the following updates to
telegraf.conf.- In the
[[inputs.mysql]]section, setserversto the URL of your MySQL server. For information about additional input plugin configuration options, see the Readme for the MySQL input plugin. - Configure the metrics to collect by uncommenting the following lines. For more information, see this section of the Readme.
[[inputs.mysql]]
table_schema_databases = []
gather_slave_status = true
gather_global_variables = true
gather_table_io_waits = true
gather_table_lock_waits = true
gather_index_io_waits = true
gather_event_waits = true
gather_file_events_stats = true
gather_perf_events_statements = true - In the
[inputs.mysql.tags]section:* `environment` - Specify the deployment environment where the MySQL cluster identified by the value of `servers` resides. For example: dev, prod or qa. While this value is optional we highly recommend setting it.
* `db_cluster` - Enter a name to uniquely identify the MySQL cluster. This cluster name will be shown in the Sumo Logic dashboards.
* `db_cluster_address` - Enter the cluster hostname or ip address that is used by the application to connect to the database. It could also be the load balancer or proxy endpoint.
* `db_cluster_port` - Enter the database port. If not provided, a default port will be used.notedb_cluster_addressanddb_cluster_portshould reflect the exact configuration of DB client configuration in your application, especially if you instrument it with OT tracing. The values of these fields should match exactly the connection string used by the database client (reported as values for net.peer.name and net.peer.port metadata fields).
- In the
For example, if your application uses “mysql-prod.sumologic.com:3306” as the connection string, the field values should be set as follows: db_cluster_address=mysql-prod.sumologic.com db_cluster_port=3306.
If your application connects directly to a given MySQL node, rather than the whole cluster, use the application connection string to override the value of the “host” field in the Telegraf configuration: host=mysql-prod.sumologic.com
Pivoting to Tracing data from Entity Inspector is possible only for “MySQL address” Entities. :::
- In the
[[outputs.sumologic]]section, seturlto the HTTP source URL created in Step 2 (Configure an HTTP Logs and Metrics Source). For information about additional output plugin configuration options, see Configure Telegraf Output Plugin for Sumo Logic. - In the
[agent]section, setintervalandflush_intervalto“60s”to collect metrics every 60 seconds.
Do not modify these configuration options. Changing them will prevent the MySQL app from functioning correctly.
data_format = "prometheus", in the output plugins section, causes metrics to be sent in the Prometheus format to Sumo Logic.component = "database", in the input plugins section, is used by the Sumo Logic app to identify application components.db_system = "mysql", in the input plugins section, identifies the database system.
For information about properties that can be configured globally in the Telegraf agent, see the Configuration documentation for Telegraf.
Configure Log Collection
This section provides instructions for configuring collection of logs for MySQL running on a non-Kubernetes environment. MySQL logs are stored in log files. Slow query logs must be explicitly enabled to be able to be written to a log file.
Sumo Logic supports collecting logs via a local log file. Local log files can be collected by Sumo Logic Installed Collectors, which requires you to allow outbound traffic to Sumo Logic endpoints for collection to work.
Configure MySQL to log to a local file(s). MySQL logs written to a log file can be collected via the Local File Source of a Sumo Logic Installed Collector. To configure the MySQL log file(s), locate your local
my.cnfconfiguration file in the database directory.- Open
my.cnfin a text editor. - Set the following parameters in the
[mysqld]section:
[mysqld]
log_error = /var/log/mysql/error.log
slow_query_log=1
slow_query_log_file = /var/log/mysql/mysql-slow.log
long_query_time=2
long_query_time=2- Error Logs. By default, error logs are enabled and are logged at file specified by the
log_errorkey. - Slow Query Logs.
slow_query_log=1enables logging of slow queries to the file specified byslow_query_log_file. Settinglong_query_time=2will cause queries that take more than two seconds to execute to be logged. The default value oflong_query_timeis 10 seconds. - General Query Logs. We don't recommend enabling
general_logfor performance reasons. These logs are not used by the Sumo Logic MySQL App.
- Save the
my.cnffile. - Restart the MySQL server:
sudo mysql.server restart
- Open
Configure an Installed Collector.
Add a Local File Source for MySQL error logs.
Add a Local File Source in the installed collector configured in the previous step. Configure the Local File Source fields as follows:
- Name. (Required)
- Description. (Optional)
- File Path (Required). Enter the path to your error.log. The files are typically located in
/var/log/mysql/error.log. If you're using a customized path, check themy.cnffile for this information. - Source Host. Sumo Logic uses the hostname assigned by the OS unless you enter a different host nameSource Category. Enter any string to tag the output collected from this Source, such as Prod/MySQL/Error. (The Source Category metadata field is a fundamental building block to organize and label Sources. For details see Best Practices.)
- Fields. Set the following fields. For more information, see Fields.
component = databasedb_system = mysqldb_cluster = <your_mysql_cluster_name>environment = <Environment_Name>, such as dev, qa, or prod.db_cluster_address- Enter the cluster hostname or ip address that is used by the application to connect to the database. It could also be the load balancer or proxy endpoint.db_cluster_port- Enter the database port. If not provided, a default port will be used. The values ofdb_clusterandenvironmentshould match those configured in the Setting values in telegraf.conf above.notedb_cluster_addressanddb_cluster_portshould reflect the exact configuration of DB client configuration in your application, especially if you instrument it with OT tracing. The values of these fields should match exactly the connection string used by the database client (reported as values fornet.peer.nameandnet.peer.portmetadata fields).
For example, if your application uses
“mysql-prod.sumologic.com:3306”as the connection string, the field values should be set as follows:db_cluster_address=mysql-prod.sumologic.com db_cluster_port=3306.If your application connects directly to a given MySQL node, rather than the whole cluster, use the application connection string to override the value of the “host” field in the Telegraf configuration:
host=mysql-prod.sumologic.comPivoting to Tracing data from Entity Inspector is possible only for “MySQL address” Entities. :::
In the Advanced Options for Logs section:
- Enable Timestamp Parsing. Select "Extract timestamp information from log file entries".
- Time Zone. Select "Use time zone form log file, if none is detected use Use Collector Default”.
- Timestamp Format. Select "Automatically detect the format."
- Encoding. Select UTF-8 (Default).
- Enable Multiline Processing
- Detect Messages Spanning Multiple Lines. True
- Infer Boundaries - Detect message boundaries automatically. False
- Boundary Regex.
- If error messages starts like
2021-05-11T10:12:55.421100Zthen use boundary regex as below^\d{4}-\d{2}-\d{2}T\d{1,2}:\d{1,2}:\d{1,2}.* - If error messages starts like
210511 11:20:40then use boundary regex as below^\d{6}\s+\d{1,2}:\d{1,2}:\d{1,2}.*
- If error messages starts like
Click Save.
At this point, MySQL error logs should start flowing into Sumo Logic.
Configuring a Local File Source for slow query log.
Add a Local File Source in the installed collector configured in the previous step. Configure the Local File Source fields as follows:
Name. (Required)
Description. (Optional)
File Path (Required). Enter the path to your
mysql-slow.log. The file is typically located in/var/log/mysql/mysql-slow.log. If you're using a customized path, checkmy.cnffile for this information.Source Host. Sumo Logic uses the hostname assigned by the OS unless you enter a different host name
Source Category. Enter any string to tag the output collected from this Source, such as Prod/MySQL/Error. (The Source Category metadata field is a fundamental building block to organize and label Sources. For details see Best Practices.)
Fields. Set the following fields. For more information, see Fields.
component = databasedb_system = mysqldb_cluster = <your_mysql_cluster_name>environment = <Environment_Name>, such as dev, qa, or prod.db_cluster_address- Enter the cluster hostname or ip address that is used by the application to connect to the database. It could also be the load balancer or proxy endpoint.db_cluster_port- Enter the database port. If not provided, a default port will be used. The values ofdb_clusterandenvironmentshould match those configured in the Setting values in telegraf.conf above.notedb_cluster_addressanddb_cluster_portshould reflect exact configuration of DB client configuration in your application, especially if you instrument it with OT tracing. The values of these fields should match exactly the connection string used by the database client (reported as values for net.peer.name and net.peer.port metadata fields).
For example, if your application uses
“mysql-prod.sumologic.com:3306”as the connection string, the field values should be set as follows:db_cluster_address=mysql-prod.sumologic.com db_cluster_port=3306If your application connects directly to a given mysql node, rather than the whole cluster, use the application connection string to override the value of the “host” field in the Telegraf configuration:
host=mysql-prod.sumologic.com.Pivoting to Tracing data from Entity Inspector is possible only for “MySQL address” Entities. :::
In the Advanced Options for Logs section:
- Enable Timestamp Parsing. Select "Extract timestamp information from log file entries".
- Time Zone. Select "Use time zone form log file, if none is detected use Use Collector Default".
- Timestamp Format. Select "Automatically detect the format".
- Encoding. Select "UTF-8" (Default).
- Enable Multiline Processing
- Detect Messages Spanning Multiple Lines. True
- Infer Boundaries - Detect message boundaries automatically. False
- Boundary Regex.
^#\sTime:\s.*
Click Save.
At this point, MySQL slow query logs should start flowing into Sumo Logic.
Installing MySQL Monitors
The next few sections provide instructions for installing Sumo Logic Monitors for MySQL, the app and descriptions of each of the app dashboards. These instructions assume you have already set up collection as described in Collecting MySQL Logs and Metrics.
Sumo Logic has provided pre-packaged alerts available through Sumo Logic monitors to help you proactively determine if a MySQL cluster is available and performing as expected. These monitors are based on metric and log data and include pre-set thresholds that reflect industry best practices and recommendations. For more information about individual alerts, see MySQL Alerts.
To install these monitors, you must have the Manage Monitors role capability.
You can install monitors by importing a JSON file or using a Terraform script.
There are limits to how many alerts can be enabled. For more information, see Monitors for details.
Method A: Install Monitors by importing a JSON file
- Download the JSON file that describes the monitors.
- Replace
$$mysql_data_sourcewith a custom source filter. To configure alerts for a specific database cluster, use a filter likedb_system=mysqlordb_cluster=dev-mysql. To configure the alerts for all of your clusters, set$$mysql_data_sourceto blank (""). - Go to Manage Data > Alerts > Monitors.
- Click Add.
- Click Import.
- On the Import Content popup, enter "MySQL" in the Name field, paste in the JSON into the the popup, and click Import.
- The monitors are created in a "MySQL" folder. The monitors are disabled by default. See the Monitors topic for information about enabling monitors and configuring notifications or connections.
Method B: Using a Terraform script
Generate an access key and access ID for a user that has the Manage Monitors role capability. For instructions see Access Keys.
Download Terraform 0.13 or later, and install it.
Download the Sumo Logic Terraform package for MySQL monitors. The alerts package is available in the Sumo Logic github repository. You can either download it using the
git clonecommand or as a zip file.Alert Configuration: After extracting the package, navigate to the
terraform-sumologic-sumo-logic-monitor/monitor_packages/mysql/directory.- Edit the
mysql.auto.tfvarsfile and add the Sumo Logic Access Key and Access ID from Step 1 and your Sumo Logic deployment. If you're not sure of your deployment, see Sumo Logic Endpoints and Firewall Security.access_id = "<SUMOLOGIC ACCESS ID>"
access_key = "<SUMOLOGIC ACCESS KEY>"
environment = "<SUMOLOGIC DEPLOYMENT>" - The Terraform script installs the alerts without any scope filters. If you would like to restrict the alerts to specific clusters or environments, update the
mysql_data_sourcevariable. For example:
- To configure alerts for a specific cluster, set
mysql_data_sourceto something likedb_cluster=mysql.prod.01 - To configure alerts for all clusters in an environment Set mysql_data_source to something like
environment=prod - To configure alerts for...Multiple clusters using a wildcard, set
mysql_data_sourceto something likedb_cluster=mysql-prod* - To configure alerts for a specific cluster within a specific environment, set
mysql_data_sourceto something likedb_cluster=mysql-1andenvironment=prod. This assumes you have configured and applied Fields as described in Step 1: Configure Fields of the Sumo Logic of the Collect Logs and Metrics for MySQL topic.
All monitors are disabled by default on installation. To enable all of the monitors, set the
monitors_disabledparameter tofalse. By default, the monitors will be located in a "MySQL" folder on the Monitors page. To change the name of the folder, update the monitor folder name in thefoldervariable in themysql.auto.tfvarsfile.- Edit the
If you want the alerts to send email or connection notifications, edit the
mysql_notifications.auto.tfvarsfile to populate theconnection_notificationsandemail_notificationssections. Examples are provided below.
In the variable definition below, replace <CONNECTION_ID> with the connection ID of the Webhook connection. You can obtain the Webhook connection ID by calling the Monitors API.
connection_notifications = [
{
connection_type = "PagerDuty",
connection_id = "<CONNECTION_ID>",
payload_override = "{\"service_key\": \"your_pagerduty_api_integration_key\",\"event_type\": \"trigger\",\"description\": \"Alert: Triggered {{TriggerType}} for Monitor {{Name}}\",\"client\": \"Sumo Logic\",\"client_url\": \"{{QueryUrl}}\"}",
run_for_trigger_types = ["Critical", "ResolvedCritical"]
},
{
connection_type = "Webhook",
connection_id = "<CONNECTION_ID>",
payload_override = "",
run_for_trigger_types = ["Critical", "ResolvedCritical"]
}
]
For information about overriding the payload for different connection types, see Set Up Webhook Connections.
email_notifications = [
{
connection_type = "Email",
recipients = ["abc@example.com"],
subject = "Monitor Alert: {{TriggerType}} on {{Name}}",
time_zone = "PST",
message_body = "Triggered {{TriggerType}} Alert on {{Name}}: {{QueryURL}}",
run_for_trigger_types = ["Critical", "ResolvedCritical"]
}
]
- Install Monitors.
- Navigate to the
terraform-sumologic-sumo-logic-monitor/monitor_packages/mysql/directory and runterraform init. This will initialize Terraform and download the required components. - Run
terraform planto view the monitors that Terraform will create or modify. - Run
terraform apply.
- Navigate to the
Installing the MySQL App
Now that you have set up collection for MySQL, install the Sumo Logic App for MySQL to use the preconfigured searches and Dashboards that provide insight into your data.
Locate and install the app you need from the App Catalog. If you want to see a preview of the dashboards included with the app before installing, click Preview Dashboards.
- From the App Catalog, search for and select the app.
- Select the service version you're using and click Add to Library. Version selection applies only to a few apps currently. For more information, see the Install the Apps from the Library.
- To install the app, complete the following fields.
- App Name. You can retain the existing name or enter the app's name of your choice.
- Advanced. Select the Location in the Library (the default is the Personal folder in the library), or click New Folder to add a new folder.
- Click Add to Library.
Once an app is installed, it will appear in your Personal folder or another folder that you specified. From here, you can share it with your organization.
Panels will start to fill automatically. It's important to note that each panel slowly fills with data matching the time range query and received since the panel was created. Results won't immediately be available, but with a bit of time, you'll see full graphs and maps.
Viewing MySQL Dashboards
Template variables provide dynamic dashboards that can rescope data on the fly. As you apply variables to troubleshoot through your dashboard, you view dynamic changes to the data for a quicker resolution to the root cause. You can use template variables to drill down and examine the data on a granular level. For more information, see Filter with template variables.
Overview
The Overview dashboard gives you an at-a-glance view of the state of your database clusters by monitoring key cluster information such as errors, failed logins, errors, queries executed, slow queries, lock waits, uptime and more.
Use this dashboard to:
- Quickly identify the state of a given database cluster

Error Logs
The Error Logs dashboard provides insight into database error logs by specifically monitoring database shutdown/start events, errors over time, errors, warnings and crash recovery attempts.
Use this dashboard to:
- Quickly identify errors and patterns in logs for troubleshooting
- Monitor trends in error logs and identify outliers
- Ensure that server start, server stop and crash recovery events are in line with expectations
- Dashboard filters allow you to narrow a search for database cluster.

Failed Logins
The Failed Logins dashboard provides insights into all failed login attempts by location, users and hosts.
Use this dashboard to:
- Monitor all failed login attempts and identify any unusual or suspicious activity

Replication
The Replication dashboard provides insights into the state of database replication.
Use this dashboard to:
- Quickly determine reasons for replication failures
- Monitor replication status trends

Slow Queries
The Slow Queries dashboard provides insights into all slow queries executed on the database.
Note: Slow queries are queries that take 10 seconds or more to execute (default value is 10 seconds as per mysql configuration which can be altered) and excessive slow queries are those that take 15 seconds or more to execute.
Use this dashboard to:
- Identify all slow queries
- Quickly determine which queries have been identified as slow or excessive slow queries
- Monitor users and hosts running slow queries
- Determine which SQL commands are slower than others
- Examine slow query trends to determine if there are periodic performance bottlenecks in your database clusters

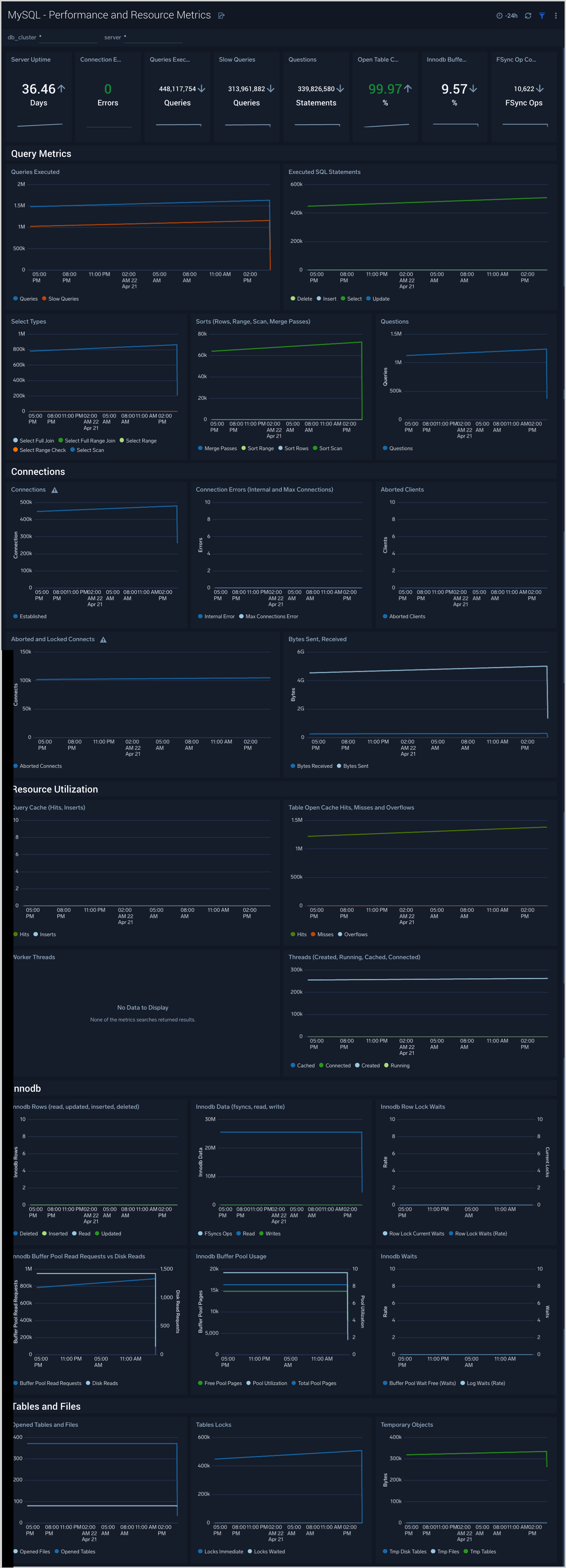
Performance and Resource Metrics
The Performance and Resource Metrics dashboard allows you to monitor the performance and resource usage of your database clusters.
Use this dashboard to:
- Understand the behavior and performance of your database clusters
- Monitor key operational metrics around connections, network traffic, threads running, innodb waits and locks.
- Monitor query execution trends to ensure they match up with expectations
- Dashboard filters allow you to narrow a search for a specific database cluster

Performance Schema Metrics
The Performance Schema Metrics Dashboard provides insights into the metrics provided by the MySQL Performance Schema, which is a feature for monitoring MySQL Server execution at a low level.
Use this dashboard to:
- Monitor errors and warning for SQL statements
- Monitor statements running without use of index columns
- Monitor statistics such as Table and Index waits and read and write lock waits to optimize the performance of your database

MySQL Alerts
This section describes the monitors provided with the MySQL app. These monitors are built based on logs and metrics datasets and have preset thresholds based on industry best practices and recommendations.
| Monitor name | Monitor description | Alert Condition | Recovery Condition |
| MySQL - Connection refused | This alert fires when connections are refused when the limit of maximum connections is reached within 5 minute time interval. | <= 1 | > 1 |
| MySQL - High average query run time | This alert fires when the average run time of SQL queries for a given schema is greater than or equal to one second within a time interval of 5 minutes. | >= 1 | < 1 |
| MySQL - High Innodb buffer pool utilization | This alert fires when we detect that the InnoDB buffer pool utilization is high (>=90%) within a 5 minute time interval. | >= 90 | < 90 |
| MySQL - Large number of aborted connections | This alert fires when we detect that there are 5 or more aborted connections identified within a time interval of 5 minutes. | >= 5 | < 5 |
| MySQL - Large number of internal connection errors | This alert fires when we detect that there are 5 or more internal connection errors within a time interval of 5 minutes. | >= 5 | < 5 |
| MySQL - Large number of slow queries | This alert fires when we detect that there are 5 or more slow queries within a 5 minute time interval. | >= 5 | < 5 |
| MySQL - Large number of statement errors | This alert fires when we detect that there are 5 or more statement errors within a 5 minute time interval. | >= 5 | < 5 |
| MySQL - Large number of statement warnings | This alert fires when we detect that there are 20 or more statement warnings within a 5 minute time interval. | >= 20 | < 20 |
| MySQL - No index used in the SQL statements | This alert fires when we detect that there are 5 or more statements not using an index in the sql query within a 5 minute time interval. | >= 5 | < 5 |
| MySQL - Excessive Slow Query Detected | This alert fires when we detect the average time to execute a query is more than 5 seconds over a 24 hour time-period | >=1 | < 1 |
| MySQL - Follower replication lag detected | This alert fires when we detect that the average replication lag is greater than or equal to 900 seconds within a 5 minute time interval. | >= 900 | < 900 |
| MySQL - Instance down | This alert fires when we detect that a MySQL instance is down within last 5 minutes interval. | >=1 | < 1 |
MySQL Metrics
Here are the Telegraf metrics for MySQL collected by the MySQL app.
| mysql_aborted_clients mysql_aborted_connects mysql_bytes_received mysql_bytes_sent mysql_commands_delete mysql_commands_insert mysql_commands_select mysql_commands_update mysql_connection_errors_internal mysql_connection_errors_max_connections mysql_connections mysql_created_tmp_disk_tables mysql_created_tmp_files mysql_created_tmp_tables mysql_innodb_buffer_pool_pages_free mysql_innodb_buffer_pool_pages_total mysql_innodb_buffer_pool_read_requests mysql_innodb_buffer_pool_reads mysql_innodb_buffer_pool_wait_free mysql_innodb_data_fsyncs mysql_innodb_data_read mysql_innodb_data_writes mysql_innodb_log_waits mysql_innodb_row_lock_current_waits mysql_innodb_row_lock_waits mysql_innodb_rows_deleted mysql_innodb_rows_inserted mysql_innodb_rows_read mysql_innodb_rows_updated mysql_locked_connects mysql_mysqlx_connections_accepted mysql_mysqlx_connections_closed mysql_mysqlx_connections_rejected mysql_mysqlx_worker_threads mysql_mysqlx_worker_threads_active mysql_opened_files mysql_opened_tables mysql_perf_schema_events_statements_errors_total mysql_perf_schema_events_statements_no_index_used_total mysql_perf_schema_events_statements_rows_affected_total mysql_perf_schema_events_statements_rows_examined_total mysql_perf_schema_events_statements_rows_sent_total mysql_perf_schema_events_statements_seconds_total mysql_perf_schema_events_statements_sort_merge_passes_total mysql_perf_schema_events_statements_sort_rows_total mysql_perf_schema_events_statements_tmp_disk_tables_total mysql_perf_schema_events_statements_tmp_tables_total mysql_perf_schema_events_statements_total mysql_perf_schema_events_statements_warnings_total mysql_perf_schema_index_io_waits_seconds_total_delete | mysql_perf_schema_index_io_waits_seconds_total_fetch mysql_perf_schema_index_io_waits_seconds_total_insert mysql_perf_schema_index_io_waits_seconds_total_update mysql_perf_schema_index_io_waits_total_delete mysql_perf_schema_index_io_waits_total_fetch mysql_perf_schema_index_io_waits_total_insert mysql_perf_schema_index_io_waits_total_update mysql_perf_schema_read mysql_perf_schema_read_high_priority mysql_perf_schema_read_no_insert mysql_perf_schema_read_normal mysql_perf_schema_read_with_shared_locks mysql_perf_schema_table_io_waits_seconds_total_delete mysql_perf_schema_table_io_waits_seconds_total_fetch mysql_perf_schema_table_io_waits_seconds_total_insert mysql_perf_schema_table_io_waits_seconds_total_update mysql_perf_schema_table_io_waits_total_delete mysql_perf_schema_table_io_waits_total_fetch mysql_perf_schema_table_io_waits_total_insert mysql_perf_schema_table_io_waits_total_update mysql_perf_schema_write mysql_perf_schema_write_allow_write mysql_perf_schema_write_concurrent_insert mysql_perf_schema_write_low_priority mysql_perf_schema_write_normal mysql_qcache_hits mysql_qcache_inserts mysql_queries mysql_questions mysql_select_full_join mysql_select_full_range_join mysql_select_range mysql_select_range_check mysql_select_scan mysql_slow_queries mysql_sort_merge_passes mysql_sort_range mysql_sort_rows mysql_sort_scan mysql_table_locks_immediate mysql_table_locks_waited mysql_table_open_cache_hits mysql_table_open_cache_misses mysql_table_open_cache_overflows mysql_threads_cached mysql_threads_connected mysql_threads_created mysql_threads_running mysql_uptime |