Sumo Logic App for ActiveMQ

The ActiveMQ app is a unified logs and metrics app that helps you monitor the availability, performance, health, and resource utilization of your ActiveMQ messaging clusters. Preconfigured dashboards provide insight into cluster status, nodes, producers, consumers, destinations, resource utilization, message rates, and error logs.
Sample Log Message
- Kubernetes environments
- Non-Kubernetes environments
{
timestamp:1624348918179,
log:"2021-06-22 08:01:57,993 | DEBUG | Publishing: tcp://activemq-2:61616 for broker transport URI: tcp://activemq-2:61616?maximumConnections=1000&wireFormat.maxFrameSize=104857600 | org.apache.activemq.broker.TransportConnector | ActiveMQ Transport: tcp:///10.32.0.1:16932@61616",
stream:"stdout",
time:"2021-06-22T08:01:58.177654533Z"
}
2021-06-22 15:00:41,922 | DEBUG | Stopping transport tcp:///192.168.100.8:36302@61616 | org.apache.activemq.transport.tcp.TcpTransport | ActiveMQ BrokerService[localhost] Task-15300
Host: broker-3-activemq Name: /opt/activemq/data/activemq.log Category:logfile
Collecting Logs and Metrics for ActiveMQ
This App has been tested with following ActiveMQ versions:
- 5.16.2.
Configuring log and metric collection for the ActiveMQ App includes the following tasks:
Step 1: Configure Fields in Sumo Logic
Create the following Fields in Sumo Logic prior to configuring collection. This ensures that your logs and metrics are tagged with relevant metadata, which is required by the app dashboards. For information on setting up fields, see Sumo Logic Fields.
- Kubernetes environments
- Non-Kubernetes environments
If you're using ActiveMQ in a Kubernetes environment, create the fields:
pod_labels_componentpod_labels_environmentpod_labels_messaging_systempod_labels_messaging_cluster
If you're using ActiveMQ in a non-Kubernetes environment, create the fields:
componentenvironmentmessaging_systemmessaging_clusterpod
Step 2: Configure ActiveMQ Logs and Metrics Collection
Choose your environment:
- Kubernetes environments
- Non-Kubernetes environments
In Kubernetes environments, we use the Telegraf Operator, which is packaged with our Kubernetes collection (learn more). The diagram below illustrates how data is collected from ActiveMQ in a Kubernetes environment. In the architecture shown below, there are four services that make up the metric collection pipeline: Telegraf, Prometheus, Fluentd and FluentBit.

The first service in the pipeline is Telegraf. Telegraf collects metrics from ActiveMQ. Note that we’re running Telegraf in each pod we want to collect metrics from as a sidecar deployment for example, Telegraf runs in the same pod as the containers it monitors. Telegraf uses the Jolokia2 input plugin to obtain metrics. (For simplicity, the diagram doesn’t show the input plugins.) The injection of the Telegraf sidecar container is done by the Telegraf Operator. We also have Fluentbit that collects logs written to standard out and forwards them to FluentD, which in turn sends all the logs and metrics data to a Sumo Logic HTTP Source.
It’s assumed that you are using the latest helm chart version. If not, upgrade using the instructions here.
Configure Metrics Collection
This section explains the steps to collect ActiveMQ metrics from a Kubernetes environment.
- Set up Kubernetes Collection with the Telegraf Operator.
- Configure ActiveMQ Image: To enable Telegraf sidecar to get metrics from ActiveMQ Container, you must enable read metrics from ActiveMQ Container via the JMX MBeans and Disable strict-checking.
- Enable reads metrics from ActiveMQ Container via the JMX MBeans. While building the ActiveMQ docker image, setting
useJmx="true”in ActiveMQ.xml config file:<broker useJmx="true" brokerName="BROKER1">
...
</broker> - Disable strict-checking by editing file
jolokia-access.xml. While building the ActiveMQ docker image, edit filejolokia-access.xmlin<Folder ActiveMQ Installed>/webapps/api/WEB-INF/classes/and comment or remove section below:
<cors>
<strict-checking/>
</cors> - Enable reads metrics from ActiveMQ Container via the JMX MBeans. While building the ActiveMQ docker image, setting
- Add the following annotations on your ActiveMQ pods:
annotations:
telegraf.influxdata.com/class: sumologic-prometheus
prometheus.io/scrape: "true"
prometheus.io/port: "9273"
telegraf.influxdata.com/inputs: |+
[[inputs.disk]]
mount_points = ["/"]
[inputs.disk.tags]
environment="dev"
component="messaging"
messaging_system="activemq"
messaging_cluster="activemq_on_k8s_CHANGE_ME"
[[inputs.jolokia2_agent]]
urls = ["http://localhost:8161/api/jolokia"]
name_prefix = "activemq_"
username = "<username_CHANGE_ME>"
password = "<password_CHANGE_ME>"
[inputs.jolokia2_agent.tags]
environment="prod_CHANGE_ME"
component="messaging"
messaging_system="activemq"
messaging_cluster="activemq_on_k8s_CHANGE_ME"
[[inputs.jolokia2_agent.metric]]
name = "OperatingSystem"
mbean = "java.lang:type=OperatingSystem"
[[inputs.jolokia2_agent.metric]]
name = "jvm_runtime"
mbean = "java.lang:type=Runtime"
paths = ["Uptime"]
[[inputs.jolokia2_agent.metric]]
name = "jvm_memory"
mbean = "java.lang:type=Memory"
[[inputs.jolokia2_agent.metric]]
name = "jvm_garbage_collector"
mbean = "java.lang:name=*,type=GarbageCollector"
paths = ["CollectionCount"]
tag_keys = ["name"]
[[inputs.jolokia2_agent.metric]]
name = "queue"
mbean =
"org.apache.activemq:brokerName=*,destinationName=*,
destinationType=Queue,type=Broker"
tag_keys = ["brokerName","destinationName"]
[[inputs.jolokia2_agent.metric]]
name = "topic"
mbean =
"org.apache.activemq:brokerName=*,destinationName=*,
destinationType=Topic,type=Broker"
tag_keys = ["brokerName","destinationName"]
[[inputs.jolokia2_agent.metric]]
name = "broker"
mbean = "org.apache.activemq:brokerName=*,type=Broker"
tag_keys = ["brokerName"]
Enter values for the following parameters (marked CHANGE_ME above):
telegraf.influxdata.com/inputs- This contains the required configuration for the Telegraf ActiveMQ Input plugin. Please refer to this doc for more information on configuring the ActiveMQ input plugin for Telegraf. Note: As telegraf will be run as a sidecar the host should always be localhost.- In the input plugins section, which is
[[inputs.jolokia2_agent]]:url- The URL of the ActiveMQ server for JMX MBeans HTTP Endpoint. Please see this doc for more information on additional parameters for configuring the Jolokia2 input plugin for Telegraf.username: The Username of ActiveMQ’s admin account . The default is “admin”.password: The password of ActiveMQ's admin account. The default is “admin”.
- In the tags section,
[inputs.jolokia2_agent.tags]:environment- This is the deployment environment where the ActiveMQ cluster identified by the value ofserversresides. For example: dev, prod or qa. While this value is optional we highly recommend setting it.messaging_cluster- Enter a name to identify this ActiveMQ cluster. This cluster name will be shown in the Sumo Logic dashboards.
Do not modify these valuesModifying these values will cause the Sumo Logic apps to not function correctly.
telegraf.influxdata.com/class: sumologic-prometheus- Instructs the Telegraf operator what output to use.prometheus.io/scrape: "true"- Ensures our Prometheus will scrape the metrics.prometheus.io/port: "9273"- Tells prometheus what ports to scrape on.telegraf.influxdata.com/inputs- In the tags section,
[inputs.jolokia2_agent.tags]:component: “messaging”- Used by Sumo Logic apps to identify application components.messaging_system: “activemq”- Identifies the messaging system.
- In the tags section,
- For all other parameters, please see this doc for more parameters that can be configured in the Telegraf agent globally.
- In the input plugins section, which is
- SumoLogic Kubernetes collection will automatically start collecting metrics from the pods having the labels and annotations defined in the previous step.
- Verify metrics in Sumo Logic.
Configure Logs Collection
This section explains the steps to collect ActiveMQ logs from a Kubernetes environment.
Collect ActiveMQ logs written to standard output. If your ActiveMQ pod is writing logs to standard output, follow the steps below to collect logs:
- Make sure that the logs from ActiveMQ are sent to stdout. Follow the instructions below to capture ActiveMQ logs from stdout on Kubernetes.
Apply the following labels to the ActiveMQ pods:
environment: "prod_CHANGE_ME"
component: "messaging"
messaging_system: "activemq"
messaging_cluster: "activemq_on_k8s_CHANGE_ME" - Enter in values for the following parameters (marked in
CHANGE_MEabove):
environment. This is the deployment environment where the ActiveMQ cluster identified by the value ofserversresides. For example: dev, prod or qa. While this value is optional we highly recommend setting it.messaging_cluster. Enter a name to identify this ActiveMQ cluster. This cluster name will be shown in the Sumo Logic dashboards.
Do not modify these valuesModifying these values will cause the Sumo Logic apps to not function correctly.
component: “messaging”. This value is used by Sumo Logic apps to identify application components.messaging_system: “activemq”. This value identifies the messaging system.
- For all other parameters, see this doc for more parameters that can be configured in the Telegraf agent globally.
- The Sumologic-Kubernetes-Collection will automatically capture the logs from stdout and will send the logs to Sumologic. For more information on deploying Sumologic-Kubernetes-Collection, please see this page.
- Make sure that the logs from ActiveMQ are sent to stdout. Follow the instructions below to capture ActiveMQ logs from stdout on Kubernetes.
Apply the following labels to the ActiveMQ pods:
(Optional) Collecting ActiveMQ Logs from a Log File. If your ActiveMQ chart/pod is writing its logs to log files, you can use a sidecar to send log files to standard out. To do this:
- Determine the location of the ActiveMQ log file on Kubernetes. This can be determined from the log4j.properties for your ActiveMQ cluster along with the mounts on the ActiveMQ pods.
- Install the Sumo Logic tailing sidecar operator.
- Add the following annotation in addition to the existing annotations.Example:
annotations:
tailing-sidecar: sidecarconfig;<mount>:<path_of_ActiveMQ_log_file>/<ActiveMQ_log_file_name>annotations:
tailing-sidecar: sidecarconfig;data:/opt/activemq/data/activemq.log - Make sure that the ActiveMQ pods are running and annotations are applied by using the command:
kubectl describe pod <ActiveMQ_pod_name> - Sumo Logic Kubernetes collection will automatically start collecting logs from the pods having the annotations defined above.
Add an FER to normalize the fields in Kubernetes environments. Labels created in Kubernetes environments automatically are prefixed with
pod_labels. To normalize these for our app to work, we need to create a Field Extraction Rule if not already created for Messaging Application Components. To do so:- Go to Manage Data > Logs > Field Extraction Rules.
- Click the + Add button on the top right of the table.
- The Add Field Extraction Rule form will appear. Enter the following options:
- Rule Name. Enter the name as App Observability - Messaging.
- Applied At. Choose Ingest Time
- Scope. Select Specific Data
- Scope: Enter the following keyword search expression:
pod_labels_environment=* pod_labels_component=messaging
pod_labels_messaging_system=* pod_labels_messaging_cluster=* - Parse Expression. Enter the following parse expression:
if (!isEmpty(pod_labels_environment), pod_labels_environment, "") as environment
| pod_labels_component as component
| pod_labels_messaging_system as messaging_system
| pod_labels_messaging_cluster as messaging_cluster
In non-Kubernetes environments, we use the Telegraf operator for ActiveMQ metric collection and Sumo Logic Installed Collector for collecting ActiveMQ logs. The diagram below illustrates the components of the ActiveMQ collection in a non-Kubernetes environment. Telegraf runs on the same system as ActiveMQ, and uses the Jolokia2 input plugin to obtain ActiveMQ metrics. The Sumo Logic output plugin to send the metrics to Sumo Logic. Logs from ActiveMQ on the other hand are sent to a Sumo Logic Local File source.

Configure Metrics Collection
This section provides instructions for configuring metrics collection for the Sumo Logic App for ActiveMQ.
Configure a Hosted Collector. To create a new Sumo Logic hosted collector, perform the steps in the Configure a Hosted Collector section of the Sumo Logic documentation.
Configure an HTTP Logs and Metrics Source. Create a new HTTP Logs and Metrics Source in the hosted collector created above by following these instructions. Make a note of the HTTP Source URL.
Install Telegraf. Use the following steps to install Telegraf.
Configure and start Telegraf. As part of collecting metrics data from Telegraf, we will use the Jolokia2 input plugin to get data from Telegraf and the Sumo Logic output plugin to send data to Sumo Logic.
- Before you configure telegraf, you will need to:
- Enable reads metrics from ActiveMQ servers via the JMX MBeans by setting
useJmx="true"in file config ActiveMQ.xml<broker useJmx="true" brokerName="BROKER1">
...
</broker> - Disable strict-checking by editing file
jolokia-access.xml.Navigate to directory:<Folder ActiveMQ Installed>/webapps/api/WEB-INF/classes/ - Open file
jolokia-access.xml, and comment or remove section below:<cors>
<strict-checking/>
</cors>
- Enable reads metrics from ActiveMQ servers via the JMX MBeans by setting
- Create or modify
telegraf.confand copy and paste the text below:
[[inputs.disk]]
mount_points = ["/"]
[inputs.disk.tags]
environment="dev"
component="messaging"
messaging_system="activemq"
messaging_cluster="activemq_CHANGE_ME"
[[inputs.jolokia2_agent]]
urls = ["http://localhost:8161/api/jolokia"]
name_prefix = "activemq_"
username = "<username_CHANGE_ME>"
password = "<password_CHANGE_ME>"
[inputs.jolokia2_agent.tags]
environment="dev"
component="messaging"
messaging_system="activemq"
messaging_cluster="activemq__CHANGE_ME"
[[inputs.jolokia2_agent.metric]]
name = "OperatingSystem"
mbean = "java.lang:type=OperatingSystem"
[[inputs.jolokia2_agent.metric]]
name = "jvm_runtime"
mbean = "java.lang:type=Runtime"
paths = ["Uptime"]
[[inputs.jolokia2_agent.metric]]
name = "jvm_memory"
mbean = "java.lang:type=Memory"
[[inputs.jolokia2_agent.metric]]
name = "jvm_garbage_collector"
mbean = "java.lang:name=*,type=GarbageCollector"
paths = ["CollectionCount"]
tag_keys = ["name"]
[[inputs.jolokia2_agent.metric]]
name = "queue"
mbean =
"org.apache.activemq:brokerName=*,destinationName=*,
destinationType=Queue,type=Broker"
tag_keys = ["brokerName","destinationName"]
[[inputs.jolokia2_agent.metric]]
name = "topic"
mbean =
"org.apache.activemq:brokerName=*,destinationName=*,
destinationType=Topic,type=Broker"
tag_keys = ["brokerName","destinationName"]
[[inputs.jolokia2_agent.metric]]
name = "broker"
mbean = "org.apache.activemq:brokerName=*,type=Broker"
tag_keys = ["brokerName"]
[[outputs.sumologic]]
url = "<URL Created in Step b_CHANGE_ME>"
data_format = "prometheus"- Before you configure telegraf, you will need to:
Enter values for the following parameters (marked in
CHANGE_MEabove):- In the input plugins section, which is
[[inputs.jolokia2_agent]]:url- The URL of the ActiveMQ server for JMX MBeans HTTP Endpoint. Please see this doc for more information on additional parameters for configuring the Jolokia2 input plugin for Telegraf.username: The Username of ActiveMQ’s admin account . The default is “admin”.password: The password of ActiveMQ's admin account. The default is “admin”.
- In the tags section, which is
[inputs.jolokia2_agent.tags]environment- This is the deployment environment where the ActiveMQ cluster identified by the value ofserversresides. For example: dev, prod or qa. While this value is optional we highly recommend setting it.messaging_cluster- Enter a name to identify this ActiveMQ cluster. This cluster name will be shown in the Sumo Logic dashboards.
- In the output plugins section, which is
[[outputs.sumologic]]:url- This is the HTTP source URL created in step 3 (Install Telegraf). Please see this doc for more information on additional parameters for configuring the Sumo Logic Telegraf output plugin.
Do not modify these valuesModifying these values set by this Telegraf configuration will cause the Sumo Logic apps to not function correctly.
data_format - "prometheus"In the output plugins section, which is[[outputs.sumologic]]. Metrics are sent in the Prometheus format to Sumo Logic.component: “messaging”- In the input plugins section, which is[[inputs.jolokia2_agent]]. This value is used by Sumo Logic apps to identify application components.messaging_system: "activemq"- In the input plugins sections. In other words, this value identifies the messaging system.
- For all other parameters, see this doc for more parameters that can be configured in the Telegraf agent globally.
- In the input plugins section, which is
Once you have finalized your telegraf.conf file, you can start or reload the telegraf service using instructions from the doc.
At this point, ActiveMQ metrics should start flowing into Sumo Logic.
Configure Logs Collection
This section provides instructions for configuring log collection for ActiveMQ running on a non-kubernetes environment for the Sumo Logic App for ActiveMQ.
By default, ActiveMQ logs are stored in a log file. Sumo Logic supports collecting logs via a local log file. Local log files can be collected via Installed collectors. An Installed collector will require you to allow outbound traffic to Sumo Logic endpoints for collection to work. For detailed requirements for Installed collectors, see this page.
Based on your infrastructure and networking setup choose one of these methods to collect ActiveMQ logs and follow the instructions below to set up log collection:
- Configure logging in ActiveMQ. ActiveMQ uses Log4j for logging. It supports logging via the following methods: local text log files, syslog, stdout, remote storage. ActiveMQ logs have eight levels of verbosity: OFF, FATAL, ERROR, WARN, INFO, DEBUG, TRACE, ALL. For details, visit this page. For the dashboards to work properly, must set
log level = debug. The default log level is INFO. All logging settings are located in log4j.properties. - Configure ActiveMQ to log to a Local file. By default, ActiveMQ logs are stored in
<Folder ActiveMQ Installed>/data/activemq.log. The default directory for log files is listed in the log4j.properties file. To configure the log output destination to a log file:- Navigate to directory :
<Folder ActiveMQ Installed> - Open file log4j.properties and edit options below:
log4j.appender.logfile.file=${activemq.data}/activemq.log
log4j.appender.logfile.maxFileSize=10240MB
log4j.logger.org.apache.activemq=DEBUG- Logs from the ActiveMQ log file can be collected via a Sumo Logic Installed collector and a Local File Source as explained in the next section.
- Navigate to directory :
- Configuring a Collector. To add an Installed collector, perform the steps as defined on the page Configure an Installed Collector.
- Configuring a Source. To collect logs directly from your ActiveMQ machine, use an Installed Collector and a Local File Source:
- Add a Local File Source.
- Configure the Local File Source fields as follows:
- Name. (Required)
- Description. (Optional)
- File Path (Required). Enter the path to your activemq.log. The files are typically located in
<Folder ActiveMQ Installed>/data/activemq.log. If you're using a customized path, check the log4j.properties file for this information. - Source Host. Sumo Logic uses the hostname assigned by the OS unless you enter a different host name
- Source Category. Enter any string to tag the output collected from this Source, such as ActiveMQ/Logs. (The Source Category metadata field is a fundamental building block to organize and label Sources. For details see Best Practices.)
- Fields. Set the following fields:
component = messagingmessaging_system = activemqmessaging_cluster = <Your_ActiveMQ_Cluster_Name>environment = <Environment_Name>, such as Dev, QA or Prod.
- Configure the Advanced section:
- Enable Timestamp Parsing. Select Extract timestamp information from log file entries.
- Time Zone. Choose the option, Ignore time zone from log file and instead use, and then select your ActiveMQ Server’s time zone.
- Timestamp Format. The timestamp format is automatically detected.
- Encoding. Select UTF-8 (Default).
- Enable Multiline Processing. Detect messages spanning multiple lines.
- Infer Boundaries - Detect message boundaries automatically
- Click Save.
At this point, ActiveMQ logs should start flowing into Sumo Logic.
Installing ActiveMQ Monitors
This section and below contain instructions for installing Sumo Logic Monitors for ActiveMQ, the app, and descriptions of each of the app dashboards. These instructions assume you have already set up the collection as described in the Collect Logs and Metrics for the ActiveMQ App page.
- To install these alerts, you need to have the Manage Monitors role capability.
- Alerts can be installed by either importing a JSON file or a Terraform script.
Sumo Logic provides out-of-the-box alerts available through Sumo Logic monitors to help you monitor your ActiveMQ clusters. These alerts are built based on metrics and logs datasets and include preset thresholds based on industry best practices and recommendations. For details, see ActiveMQ Alerts.
There are limits to how many alerts can be enabled - please see the Alerts FAQ for details.
Method 1: Install the monitors by importing a JSON file:
- Download the JSON file that describes the monitors.
- The JSON contains the alerts that are based on Sumo Logic searches that do not have any scope filters and therefore will be applicable to all ActiveMQ clusters, the data for which has been collected via the instructions in the previous sections. However, if you would like to restrict these alerts to specific clusters or environments, update the JSON file by replacing the text
messaging_system=activemqwith<Your Custom Filter>. Custom filter examples:- For alerts applicable only to a specific cluster, your custom filter would be:
messaging_cluster=activemq-prod.01 - For alerts applicable to all clusters that start with
activemq-prod:messaging_cluster=activemq-prod* - For alerts applicable to a specific cluster within a production environment:
messaging_cluster=activemq-1andenvironment=prod. This assumes you have set the optional environment tag while configuring collection.
- For alerts applicable only to a specific cluster, your custom filter would be:
- Go to Manage Data > Alerts > Monitors.
- Click Add.
- Click Import and then copy-paste the above JSON to import monitors.
The monitors are disabled by default. Once you have installed the alerts using this method, navigate to the ActiveMQ folder under Monitors to configure them. See this document to enable monitors to send notifications to teams or connections. Please see the instructions detailed in Step 4 of this document.
Method 2: Install the alerts using a Terraform script
- Generate an access key and access ID for a user that has the Manage Monitors role capability in Sumo Logic using these instructions. Please identify which deployment your Sumo Logic account is in, using this link.
- Download and install Terraform 0.13 or later.
- Download the Sumo Logic Terraform package for ActiveMQ alerts: The alerts package is available in the Sumo Logic github repository. You can either download it through the “git clone” command or as a zip file.
- Alert Configuration: After the package has been extracted, navigate to the package directory
terraform-sumologic-sumo-logic-monitor/monitor_packages/ActiveMQ/.- Edit the
activemq.auto.tfvarsfile and add the Sumo Logic Access Key, Access Id, and Deployment from Step 1.The Terraform script installs the alerts without any scope filters, if you would like to restrict the alerts to specific clusters or environments, update the variableaccess_id = "<SUMOLOGIC ACCESS ID>"
access_key = "<SUMOLOGIC ACCESS KEY>"
environment = "<SUMOLOGIC DEPLOYMENT>"'activemq_data_source'. Custom filter examples:
- A specific cluster **
'messaging_cluster=activemq.prod.01' - All clusters in an environment
'environment=prod' - For alerts applicable to all clusters that start with activemq-prod, your custom filter would be:
'messaging_cluster=activemq-prod*' - For alerts applicable to a specific cluster within a production environment, your custom filter would be:
activemq_cluster=activemq-1andenvironment=prod(This assumes you have set the optional environment tag while configuring collection)
- Edit the
All monitors are disabled by default on installation, if you would like to enable all the monitors, set the parameter monitors_disabled to false in this file.
By default, the monitors are configured in a monitor folder called “ActiveMQ”, if you would like to change the name of the folder, update the monitor folder name in “folder” key at activemq.auto.tfvars file.
- If you would like the alerts to send email or connection notifications, modify the file activemq_notifications.auto.tfvars and populate
connection_notificationsandemail_notificationsas per below examples.
connection_notifications = [
{
connection_type = "PagerDuty",
connection_id = "<CONNECTION_ID>",
payload_override = "{\"service_key\": \"your_pagerduty_api_integration_key\",\"event_type\": \"trigger\",\"description\": \"Alert: Triggered {{TriggerType}} for Monitor {{Name}}\",\"client\": \"Sumo Logic\",\"client_url\": \"{{QueryUrl}}\"}",
run_for_trigger_types = ["Critical", "ResolvedCritical"]
},
{
connection_type = "Webhook",
connection_id = "<CONNECTION_ID>",
payload_override = "",
run_for_trigger_types = ["Critical", "ResolvedCritical"]
}
]
Replace <CONNECTION_ID> with the connection id of the webhook connection. The webhook connection id can be retrieved by calling the Monitors API.
For overriding payload for different connection types, refer to this document.
email_notifications = [
{
connection_type = "Email",
recipients = ["abc@example.com"],
subject = "Monitor Alert: {{TriggerType}} on {{Name}}",
time_zone = "PST",
message_body = "Triggered {{TriggerType}} Alert on {{Name}}: {{QueryURL}}",
run_for_trigger_types = ["Critical", "ResolvedCritical"]
}
]
- Install the Alerts:
- Navigate to the package directory
terraform-sumologic-sumo-logic-monitor/monitor_packages/ActiveMQ/and runterraform init. This will initialize Terraform and will download the required components. - Run
terraform planto view the monitors which will be created/modified by Terraform. - Run
terraform apply.
- Navigate to the package directory
- Post Installation
If you haven’t enabled alerts and/or configured notifications through the Terraform procedure outlined above, we highly recommend enabling alerts of interest and configuring each enabled alert to send notifications to other users or services. This is detailed in Step 4 of this document.
There are limits to how many alerts can be enabled - please see the Alerts FAQ.
Installing the ActiveMQ App
Locate and install the app you need from the App Catalog. If you want to see a preview of the dashboards included with the app before installing, click Preview Dashboards.
- From the App Catalog, search for and select the app.
- Select the version of the service you're using and click Add to Library.
Version selection is applicable only to a few apps currently. For more information, see the Install the Apps from the Library document.
- To install the app, complete the following fields.
- App Name. You can retain the existing name, or enter a name of your choice for the app.
- Data Source. Choose Enter a Custom Data Filter, and enter a custom ActiveMQ cluster filter. Examples:
- For all ActiveMQ clusters:
messaging_cluster=* - For a specific cluster:
messaging_cluster=activemq.dev.01. - Clusters within a specific environment:
messaging_cluster=activemq-1andenvironment=prod(This assumes you have set the optional environment tag while configuring collection).
- Advanced. Select the Location in Library (the default is the Personal folder in the library), or click New Folder to add a new folder.
- Click Add to Library.
Once an app is installed, it will appear in your Personal folder, or another folder that you specified. From here, you can share it with your organization.
Panels will start to fill automatically. It's important to note that each panel slowly fills with data matching the time range query and received since the panel was created. Results won't immediately be available, but with a bit of time, you'll see full graphs and maps.
ActiveMQ Alerts
Sumo Logic has provided out-of-the-box alerts available via Sumo Logic monitors to help you quickly determine if the ActiveMQ database cluster is available and performing as expected.
| Alert Type (Metrics/Logs) | Alert Name | Alert Description | Trigger Type (Critical / Warning) | Alert Condition | Recover Condition |
| Metrics | ActiveMQ - High CPU Usage | This alert fires when CPU usage on a node in a ActiveMQ cluster is high. | Critical | > = 80 | < 80 |
| Metrics | ActiveMQ - High Host Disk Usage | This alert fires when there is high disk usage on a node in an ActiveMQ cluster. | Critical | > = 80 | < 80 |
| Metrics | ActiveMQ - High Memory Usage | This alert fires when memory usage on a node in an ActiveMQ cluster is high. | Critical | > = 80 | < 80 |
| Metrics | ActiveMQ - High Number of File Descriptors in use | This alert fires when the percentage of file descriptors used by a node in an ActiveMQ cluster is high. | Critical | > = 80 | < 80 |
| Metrics | ActiveMQ - High Storage Used | This alert fires when there is storage usage on a node that is high in an ActiveMQ cluster. | Critical | > = 80 | < 80 |
| Metrics | ActiveMQ - High Temp Usage | This alert fires when there is high temp usage on a node in an ActiveMQ cluster. | Critical | > = 80 | < 80 |
| Logs | ActiveMQ - Maximum Connection | This alert fires when one node in ActiveMQ cluster exceeds the maximum allowed client connection limit. | Critical | > = 1 | < 1 |
| Metrics | ActiveMQ - No Consumers on Queues | This alert fires when an ActiveMQ queue has no consumers. | Critical | < 1 | > = 1 |
| Metrics | ActiveMQ - No Consumers on Topics | This alert fires when an ActiveMQ topic has no consumers. | Critical | < 1 | > = 1 |
| Logs | ActiveMQ - Node Down | This alert fires when a node in the ActiveMQ cluster is down. | Critical | > = 1 | < 1 |
| Metrics | ActiveMQ - Too Many Connections | This alert fires when there are too many connections to a node in an ActiveMQ cluster. | Critical | > = 1000 | < 1000 |
| Metrics | ActiveMQ - Too Many Expired Messages on Queues | This alert fires when there are too many expired messages on a queue in an ActiveMQ cluster. | Critical | > = 1000 | < 1000 |
| Metrics | ActiveMQ - Too Many Expired Messages on Topics | This alert fires when there are too many expired messages on a topic in an ActiveMQ cluster. | Critical | > = 1000 | < 1000 |
| Metrics | ActiveMQ - Too Many Unacknowledged Messages | This alert fires when there are too many unacknowledged messages on a node in an ActiveMQ cluster. | Critical | > = 1000 | < 1000 |
Viewing the ActiveMQ Dashboards
Dashboard Filters with Template Variables
Template variables provide dynamic dashboards that rescope data on the fly. As you apply variables to troubleshoot through your dashboard, you can view dynamic changes to the data for a fast resolution to the root cause. For more information, see the Filter with template variables help page.
Overview
The ActiveMQ - Overview dashboard gives you an at-a-glance view of your ActiveMQ deployment across brokers, queues, topics, and messages.
Use this dashboard to:
- Analyze Memory and CPU utilization.
- Gain insights into Enqueue messages for your ActiveMQ server.
- Gain insights into Dequeue messages for your ActiveMQ server.
- Determine node uptime, the number of nodes, connections, producer, consumer, queues, topics unack messages, across each cluster and ensure they match with expectations.
- Analysis of near errors.

Brokers
The ActiveMQ - Brokers dashboard provides an at-a-glance view of the state of your brokers in the ActiveMQ cluster.
Use this dashboard to:
- Monitor brokers uptime.
- Analyze unacknowledged messages, serve connections for your ActiveMQ brokers..
- Gain insights into the limit of resources for your ActiveMQ brokers.
- Gain insights into enqueue rate, dequeue rate for your ActiveMQ brokers.
- Determine the amount of current connections, producers, and consumers for your ActiveMQ brokers.
- find average message size.

Queues
The ActiveMQ - Queues dashboard provides an at-a-glance view of the state of your queues in ActiveMQ clusters.
Use this dashboard to:
- Monitor en queue latency, the memory usage of queues.
- Monitor queues, producers on queues, consumers on queues.
- Gain insights into en queue rate, dequeue rate for your ActiveMQ queues.
- Determine the number of current connections, producers, consumers, errors, and expired messages on queues.
- Find average message size on queues.

Topics
The ActiveMQ - Topics dashboard provides an at-a-glance view of the state of your topics in ActiveMQ clusters.
Use this dashboard to:
- Monitor en queue latency, the memory usage of topics.
- Determine the number of topics, producers on topics, consumers on topics.
- Gain insights into en queue rate, dequeue rate for your ActiveMQ topics.
- Analyze current connections, producers, consumers, errors, and expired messages on queues.
- Find average message size on queues.

Resource Utilization
The ActiveMQ - Resource Utilization dashboard provides an at-a-glance view of the state of system loads in clusters: CPU usage, memory usage, Swap usage, file descriptor usage, garbage collection rate, heap, and non-heap usage.
Use this dashboard to:
- Analyze memory, CPU, disk, swap, file descriptor utilization of nodes in clusters.
- Gain insights into the garbage collection rate for your ActiveMQ nodes.
- Gain insights into a heap, non-heap usage for your ActiveMQ nodes.

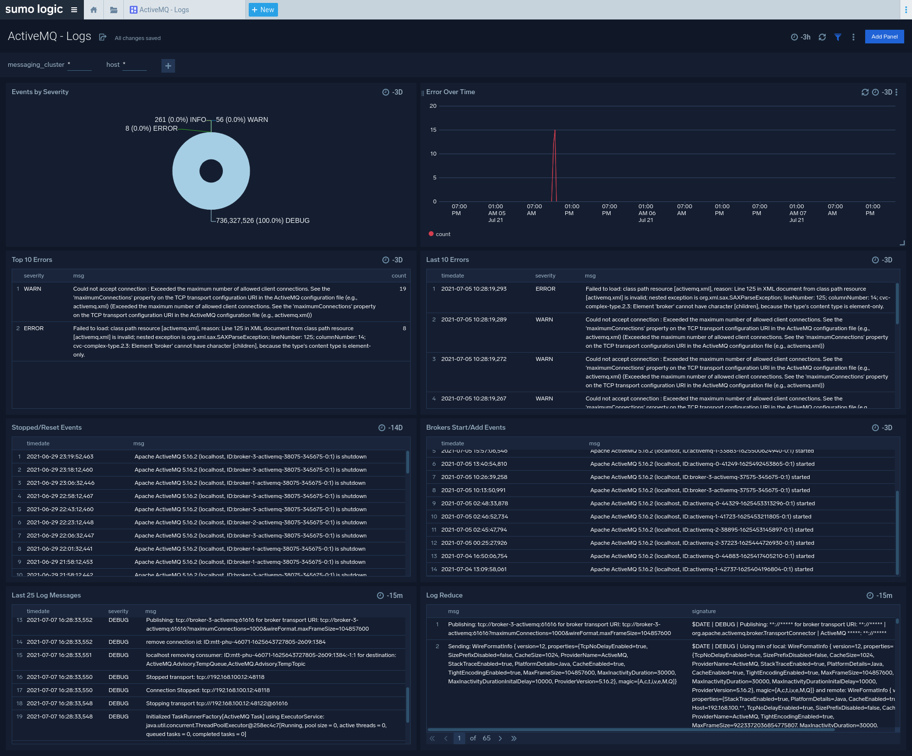
Logs
This dashboard helps you quickly analyze your ActiveMQ error logs across all clusters.
Use this dashboard to:
- Identify critical events in your ActiveMQ cluster.
- Examine trends to detect spikes in Error or Fatal events
- Monitor Broker added/started and shutdown events in your cluster.
- Quickly determine patterns across all logs in a given ActiveMQ cluster.


